搜索
首页
大数快讯
大数活动
服务超市
文章专题
出海平台
流量密码
出海蓝图
产业赛道
物流仓储
跨境支付
选品策略
实操手册
报告
跨企查
百科
导航
知识体系
工具箱
更多
找货源
跨境招聘
DeepSeek
首页
>
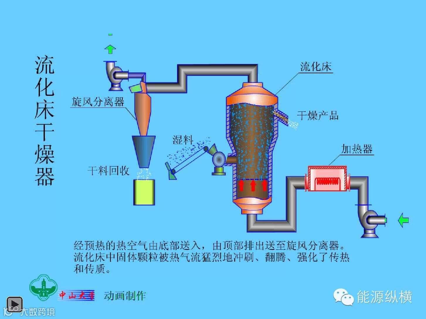
图解-105个化工设备的工作原理
>
图解-105个化工设备的工作原理
能源纵横
2015-05-22
0
导读:化工知识学不停,每天都有精彩奉上,不容错过!图解-105个化工设备的工作原理 图解-105个化工设备的工作原
化工知识学不停,每天都有精彩奉上,不容错过!
图解-105个化工设备的工作原理
图解-105个化工设备的工作原理
好东西不仅要收藏,还记得分享朋友圈哦!
【声明】内容源于网络
0
0
能源纵横
内容
0
粉丝
0
关注
在线咨询
能源纵横
总阅读
0
粉丝
0
内容
0