早期的风机功率通常在150千瓦左右。其机械系统的设计,特别是风机叶片,不同制造商之间存在显著差异。电气系统包括直接连接到电网的异步(感应)发电机。
大型齿轮箱用来匹配风机速度和发电机速度(通常为1500 rpm)。采用感应发电机技术的风机只能以单一恒定速度运行。机械系统能在盛行风况下实现最佳功率传输,在较慢或较快的风速下其性能会降低。功率传输由叶片或变桨控制来进行调节。
为了提高风机的性能,可以采用双速发电机,即发电机或者有两套单独绕组,或者使用更复杂的磁极调幅(PAM)绕组。虽然性能提高了,但距离实现风机能达到的最佳性能还很遥远。
感应发电机物美价廉,但使用非常受限。如前所述,第一个问题是运行速度范围有限。第二是功率因数差。感应电机,无论是感应电动机还是感应发电机,都依赖电网提供励磁(无功功率)。因此接入电网后需要做功率因数补偿。如大型电容器组、静态无功补偿装置(SVC/SVG)或功率调节系统(PCS)此类的无功补偿设备。最后一个问题是电网故障的应对。由于发电机直接连接到电网上,任何供电网络故障都会产生大电流、电机内高应力(特别是在绕组上)和齿轮箱上的巨大扭矩。电网故障不可避免地会发生,因此电机、齿轮箱和叶片都必须设计具有应对这种恶劣情况的能力。
2. 多发电-对更多电力的需求
风机的成本高昂,必须提高发电利用率以提高发电收入进而取得最佳投资回报率。为了使每座风塔尽可能多地利用风资源发电,风机必须进行变速运行。风机典型配置的额定功率增长迭代很快, 迄今为止,限制风机功率增长的因素一直是风机叶片和塔架结构的设计,只要这些方面的制造技术不断进步,风机额定功率就会随之提高。
双馈调速有齿轮感应发电机
感应电机在各种行业得到普遍应用,风机变速运行的需求导致了双馈感应发电机(DFIG)解决方案的应用。这种解决方案的工作原理是使用一个小功率变频器通过一组滑环为转子绕组供电。这使得电机励磁独立于电网控制,并实现电机变速运行(实际变速范围可能为3:1)。变频器额定容量取决于发电机运行的速度范围。该解决方案采用简单且成本低廉的发电机,且变频器的容量/功率只是风机额定功率的1/3左右, 极具竞争力。
变速解决方案允许叶片的变桨距控制与发电机的动态控制相结合, 显著改善动态性能,使风机能够在“阵风”的风况下运行。
3. 发好电-对电网兼容性的需求
正如我们所知,电网是建立在大型发电机的基础上的。大型发电机决定系统的电压和频率,并提供电力,这些电力将被负载消耗。
早期接入电网的风机被视为一种负载,其频率和电压由接入电网决定,但能将所发电力回馈电网。
最初风电场都是基于感应发电机的,电机励磁导致的无功功率引起明显的网络压降。电网需要增加SVC/SVG设备,以提供无功功率来补偿风机影响。
随着可再生能源发电的持续增长,并成为主要的电力来源,风机将不得不分担电网责任,通过控制其有功功率和无功功率来帮助稳定电网的电压和频率。风机必须看起来像一台接入电网的传统发电机。
可再生能源的增长带来的电网相对脆弱性是风机电气系统持续发展的推动力。电网兼容性要求会越来越严格,即完美构建新型电力系统的需求愈加迫切。
3.1 全馈同步发电机和感应发电机
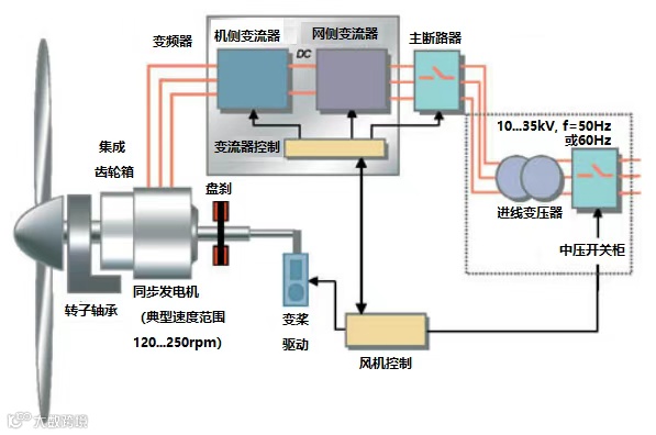
在风能应用中,双馈感应发电机的主要替代方案是采用通过变频器直接连接到电网的外部励磁同步发电机。该变频器使电机的端电压匹配电网电压,控制风机速度和功率,并协调励磁控制。
另一种替代方案是保留传统的鼠笼发电机,并通过如前述同步机一样的具有全馈特性的变频器将其连接到电网。随着电力电子产品价格的稳步下降,这种解决方案的投入效益比越来越高。
这种解决方案最显著的好处就是变频器有效地将发电机与电网解耦,允许独立控制接入电网的功率因数,能在全速度范围内控制发电机,并能控制故障电流。
3.2 全馈永磁发电机
随着国内及世界范围内永磁电机技术的发展进步,永磁电机的应用范围越来越广。永磁发电机具有许多潜在的好处,与传统电机不同,永磁发电机能带来不同的机械解决方案。采用永磁技术可以制造出运行在200 rpm左右的重量很轻的发电机。齿轮箱得以简化(从3级到2级),机舱的总重量也减轻了。
中速带集成齿轮箱同步发电机
高速带齿轮箱同步发电机
发电机系统设计需要确保在超速期间(如叶片变桨控制响应时电网失电期间),由此产生的过电压(旋转发电机产生与速度成正比的开路电压)不会损坏变频器。同样风机内的故障不应该导致转子退磁,因为会损坏电机。
3.3 直驱全馈永磁发电机
除了上述中高速解决方案外,永磁发电机还可以设计为直接连接风机,从而省略掉中间齿轮箱。大功率齿轮箱需要定期检查和维护。通过移除齿轮箱,可以显著提高风机的整体可用性,并大幅减轻机舱重量。
低速无齿轮箱同步发电机
4. 碳化硅
硅基半导体器件是风机中使用的电力电子系统的关键基础。
基于碳化硅的半导体器件具有彻底改变电力电子技术的潜力。从根本上说,基于碳化硅的半导体器件可以比基于硅的具有更快、更热、更高的电压切换。这将带来更小、更高效的变频器,能够实现目前被认为不可行的新型配置。
随着全馈风机的使用越来越多,可再生能源行业将成为电力电子设备的最大用户之一,并将对未来电力设备的发展方向产生重大影响。
5. 未来电气解决方案
风机转速为12转/分或更低,而应对其巨大输入扭矩的齿轮传动解决方案对于风机机舱集成并不友好,技术发展需要直接驱动发电机。
未来变频器可采用碳化硅器件, 变频器可以部分集成到电机定子中,以进一步优化整个系统的性能。
风机通过机械和电气系统的集成将风能转化为电能。只有通过整体系统优化,才能获得最佳的整体解决方案。
免责声明:本文来自网络,版权归原作者所有,如涉及版权问题,请及时与我们联系删除,谢谢


