这是非常齐全的一篇电工接线图的文章,包含开关接线图断路器、接触器控制回路接线图,电机逆转、正转原理接线图,电表进出接线图,电路开关接线图,电热偶接线图,希望能帮到想学这些专业的朋友,不是专业的也可以看一下懂得这些原理,以免家里电路有问题的时候出现手忙脚乱的现象,但是前提必须在安全的情况下动手去做,毕竟比较危险,电不能开玩笑的。
一开单控开关接线图
二三开连体单控开关接线图
四开连体单控开关接线图
一开五孔单控插座接线图
二开五孔单控插座接线图
一开双控开关接线图
二三开单控开关接线图
四开单控开关接线图
一开五孔单控插座接线图
二三开双控开关接线图
一开多控开关接线图
两开多控开关接线图
三开多控开关接线图
三相四线电度表互感器接线
电源线从互感器P1进的接线方式
电源线从互感器P2进的接线方式
三相四线电度表互感器接线
电源线从互感器P1进的接线方式
三相三线电度表接互感器电路
单相电能表的接线
电源从P1进
电源线从P2穿过(逆穿)接线图
汇总
3个单相电度表互感器接线
电源线从P1面穿过
互感器二次线端接电流表不分彼此
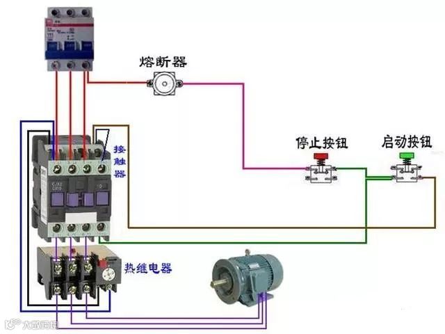
单相电机顺逆转控制
控制顺逆转
电葫芦吊机
延时
双联开关的2种双控电路(如图)
两种控制方式(如图)
桥式全波整流滤波电路(如图)
通电延时亮灯(如图)
延时断电(如图)
延时通断不断循环且达到设置循环数断电(如图)
灯延时熄灭(如图)
传统镇流器和电子镇流器(如图)
延时通断不断循环且达到设置循环数断电(如图)
2灯循环点亮(如图)
循环流水灯(如图)
时间断电器断电延时控制(如图)
通电延时断电(如图)
通电延时亮灯(如图)
桥式全波整流滤波电路(如图)
延时通、断循环运行(如图)
2灯循环亮、熄(如图)
时间继电器断电延时控制(如图)
免责声明:本文来自网络,版权归原作者所有,如涉及版权问题,请及时与我们联系删除,谢谢


