水锤效应是指在水管内部,当阀门突然关闭或水泵停止时,水流对阀门及管壁产生的压力冲击现象。这种现象会导致管道系统产生强烈振动或噪声,并可能对管道造成破坏。

水锤效应的具体发生过程如下:当水管中的阀门突然关闭或水泵停止运行时,水流由于惯性会继续流动。由于管壁光滑,水流在惯性作用下迅速达到最大,并对阀门及管壁产生巨大的压力冲击,这就是正水锤。相反,当关闭的阀门突然打开或水泵启动后,也会产生水锤,称为负水锤,但其破坏力较小。
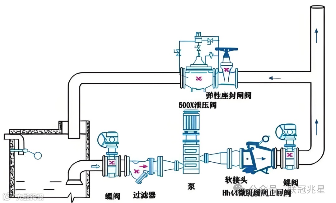
为了防止或减轻水锤效应的破坏作用,可以采取一些措施,如延缓管路或泵的开闭时间、安装水锤消除器等。这些措施有助于减少水流速度的急剧变化,从而降低水锤效应的破坏性。
防止水锤效应的核心措施包括:安装缓冲设备、合理设计管道布局、控制水流速度和定期检查维护。这些措施可以有效减少水锤效应对输水管道的破坏。

首先,安装缓冲设备和合理设计管道布局是防止水锤效应的关键。在输水管道中安装水锤吸收器、空气罐、水锤消除器等缓冲设备,可以吸收水流的动能和压力波动,从而降低水锤对管壁的冲击力。此外,合理设计管道布局,避免管道过长、过曲或管径突然变化,也能减少水流阻力和压力变化,从而降低水锤效应的发生。
其次,控制水流速度和定期检查维护也是重要的预防措施。在使用水龙头时,控制水流速度,避免突然关闭产生的水锤效应。同时,定期检查管道系统,及时发现并修复管道老化、破损等问题,可以避免因管道问题引起的水锤效应。
最后,使用柔软材质的管道和减压阀也是有效的预防手段。使用柔软材质的管道,如橡胶、PE、PVC等,可以减小水锤效应的程度。安装减压阀将水压调节到合适的范围内,也可以减小水锤效应的程度。

