特别说明:以下软件部署在CentOS7 64位环境中,登录用户是root,我设置的Linux IP地址是:192.168.100.100。大家在部署过程有任何问题随时微信留言:13401182883,Let's go.
友情提示:文末有公开课视频下载地址,别忘记关注收藏!
项目整体监控环境示意图如下(有点丑,凑合看
):

一、安装Docker
(1)配置安装的数据源
sudo yum-config-manager --add-repo \
https://mirrors.tuna.tsinghua.edu.cn/docker-ce/linux/centos/docker-ce.repo
(2)安装docker
sudo yum install docker-ce docker-ce-cli containerd.io
(3)启动docker服务
systemctl start docker.service
二、安装influxdb
influxdb在这里的作用是为了存储采集的Jmeter基本性能指标数据。
(1)下载安装influxdb的docker镜像
docker pull influxdb
(2)运行influxdb
docker run -itd -p 8083:8083 -p 8086:8086 --name influxdb influxdb
(3)登录influxdb,并创建数据库
docker exec -it influxdb /bin/bash --进入influxdb的docker容器
influx --登录influxdb
>create database jmeter; --创建数据库名为:jmeter
三、监控Jmeter基本性能指标
(1)启动jmeter,在线程组中添加后端监听器,修改配置信息如下界面(重点关注颜色圈住的):

运行Jmeter,然后回到Linux系统中登录influxdb数据库:
具体命令:
docker exec -it /bin/bash
influx
>use jmeter;
>select * from jmeter;
如果显示如下界面,表示成功运行:

四、安装Promethues
(1)下载安装promethues的docker镜像
docker pull prom/prometheus:latest
(2)运行promethues
docker run -itd -p 9090:9090 --name=prometheus -v \
/etc/prometheus.yml:/etc/prometheus/prometheus.yml prom/prometheus
五、下载并运行node exporter(采集Linux性能数据)
在linux终端执行:
cd /usr/local/
wget https://github.com/prometheus/node_exporter/releases/download/v1.0.1/node_exporter-1.0.1.linux-amd64.tar.gz
tar -zxvf node_exporter-1.0.1.linux-amd64.tar.gz
cd node_exporter-1.0.1.linux-amd64
./node_exporter &
注释:(启动成功后在下方可以看到node exporter端口号 Listening on :9100)。
另:(我的安装目录选择的是/usr/local/,你可以根据自己需要下载到任意目录)。
五、监控Linux性能指标
修改promethues配置文件(建议蓝色内容直接拷贝)
vi /etc/promethues.yml
# my global config
global:
# 设置抓取数据的时间间隔,间隔设置为每15秒一次。默认为每1分钟。
scrape_interval: 15s
# 设定抓取数据的超时时间,默认为10s
scrape_timeout: 5s
# 设置规则刷新,每15秒刷新一次规则。默认值为每1分钟。
evaluation_interval: 15s
# 监控报警配置(需要额外安装 alertmanager组件)
#alerting:
# alertmanagers:
# - static_configs:
# 设定alertmanager和prometheus交互的接口,即alertmanager监听的ip地址和端口
# - targets: ["k8s.dev-share.top:9093"]
# 报警规则文件
#rule_files:
# - '/home/deploy/alertmanager/rules/*.yml'
# 普罗米修斯与抓取模块交互的接口配置
scrape_configs:
# 一定要全局唯一, 采集 远程linux的 metrics
- job_name: linux
static_configs:
- targets: ['192.168.100.100:9100']
labels:
instance: linux
六、安装grafana
(1)下载安装grafana的docker镜像
docker pull grafana/grafana
(2)运行grafana
docker run -itd -p 3000:3000 --name=grafana grafana/grafana
七、配置监控面板
(1)打开并登录grafana
http://192.168.100.100:3000/
登录界面:username和password都输入admin,进去后选择skip就可以。
(2)配置数据源,如下图:


点击 Add data source,出现如下界面:

(3)添加Linux监控面板
进入grafana的监控模板页面:
https://grafana.com/grafana/dashboards,找到适合自己的模板,根据id号即可导入,我这里的选择如下图所示:


记下编号:8919,然后回到grafana页面,执行如下图操作:


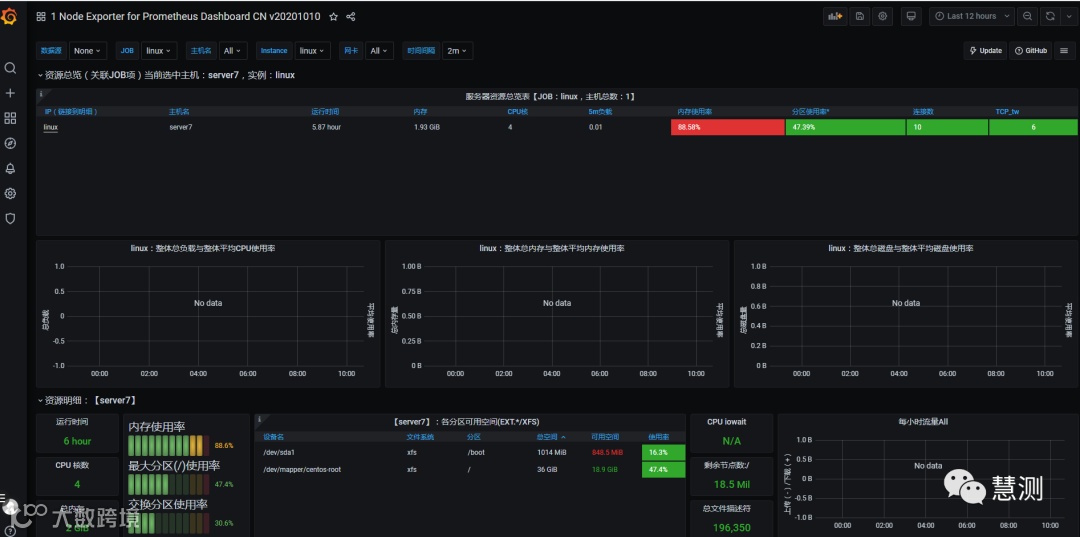
即可导入成功,得到的监控界面如下:

是不是很清晰?
是不是很漂亮?
是不是很nice?
再来个震撼到你的课程看看——测试开发实战
本周日正式开讲,现在报名费用低到你都不相信
课程特点:时间长,费用低,干货多,这才是真正的测试开发
特别提示:慧测性能测试、自动化测试课程一样的优秀哦!
加助教小姐姐可以获取最新课程哦(微信:18518561785)

公开课系列视频下载地址:
链接:
https://pan.baidu.com/s/1InKO3b4-nlIECNMuNBcw7Q
提取码:
hc66
END
期待您的关注


