
积极推进“四项监督”智能化
——以铜山区“两项治理”大数据监管平台为例
随着党和国家监督体系进入系统集成、协同高效的新阶段,纪律、监察、派驻、巡视“四项监督”的关联互动性明显增强,各类监督正在相互贯通、形成合力。像铜山这样,依托信息化手段,通过一项监督引发其他监督协同跟进,努力实现监督发现问题率、问题督促整改率、问责精准率逐年提升,主动发现问题线索占问题线索总数的比例逐年提升。
走进徐州市铜山区纪委监委“智慧纪监”大数据监管平台运用中心,一组数据展现出全区纪检监察工作的新变化。近年来,铜山区纪委监委紧抓改革契机,坚持信息化引领,通过高效整合“大数据”,构建了“智慧纪监”大数据监管平台,逐步打破“模糊监督”的困局。
每到年底,各乡镇党委、纪委都忙得不可开交,为的就是筹备各种考核工作,党风廉政责任制考核就是其中一个重要组成部分,各镇不仅要做好日常工作,还要准备大量的工作台账作为佐证材料。
“今年我们所有考核都通过‘智慧纪监’平台开展,各地只要做好日常‘两个责任’‘三重一大’纪实内容以及巡视巡察整改相关内容,督促各村做好信息录入工作,系统会综合评价,同时各职能部门结合指标分别得分,最终通过平台得出总分,再横向排名。”铜山区党风政风监督室一位工作人员说。
在广泛调研基础上,平台将民生资金、村级“三资”、行政权力运行、党员干部履责等信息纳入监管。对基层治理中资金使用、流转过程,行政权力运行流程,巡视巡察工作全流程实施监管,形成责任闭环。通过信息化手段强化对各级履责主体的监督实效,实现监管全覆盖。
运用信息化平台,一方面为基层减负,另一方面通过科学的指标以及量化的分析能够更精准评判一个地区“两个责任”履责情况,更加客观,也更能服众。同时,派驻纪检监察组及派出监察员办公室结合工作重点有针对性进行监督,并将监督检查结果纳入“清廉铜山”系统年度考评,切实牵好主体责任这个“牛鼻子”。
改革因问题而起,持续深化改革,问题依然是着力的方向。比如巡视整改上巡视与派驻机构沟通还不紧密的问题。
“我们不仅要找问题,更要做到以案促改。”铜山区党风政风监督室一位工作人员正通过巡视巡察整改系统对照问题清单逐项审查整改情况,查看佐证资料,提出审核意见,对不合格的予以退回。
2020年以来,铜山区纪委监委结合平台发现问题以及监督检查,共下发监督意见书1份、监察建议书9份,督促各单位、部门整改各类问题72个,实现从源头上“查漏补缺”。
“智慧纪监”大数据监管平台协助纪委紧盯关键环节、关键人,监管范围覆盖区、镇、村各级监管主体及履责主体,实时公开其所关联的资金数据、政策享受情况及履责情况,接受群众监督。在广泛调研基础上,平台将民生资金、村级“三资”、行政权力运行、党员干部履责等信息纳入监管。对基层治理中资金使用、流转过程,行政权力运行流程,巡视巡察工作全流程实施监管,形成责任闭环。通过信息化手段强化对各级履责主体的监督实效,实现监管全覆盖。
巡视巡察整改管理系统是强化巡视巡察上下联动,最大化实现整改工作成效的信息化管理系统。能有效破除巡视巡察整改工作中避重就轻、避实就虚、大事化小、小事化了等“形式主义”,以及整改不力、虚假整改等现象,使巡视巡察整改工作不打折扣、不走过场、不流于形式,最大化实现巡视巡察整改工作的严肃性、震慑力和效果。不断推动“两个责任”落到实处,全面从严治党向纵深发展。
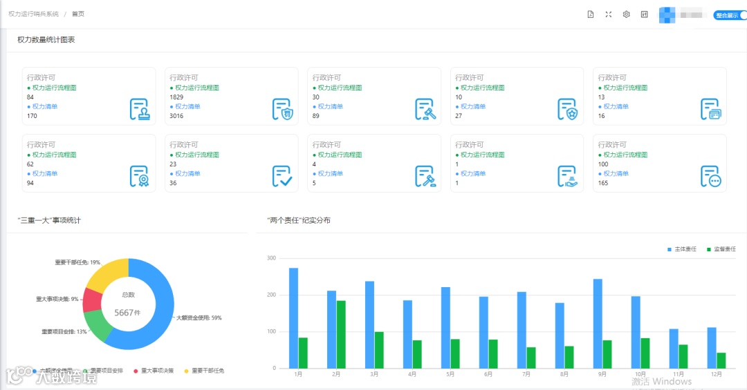
权力运行哨兵系统具有工作纪实管理、廉政风险预警、权力运行监督、数据统计分析等功能,并根据权力运行清单分配人员,录入人员相关负面信息,为权力运行装上“预警雷达”纪检监察室 记录“监督责任”工作事项,履行监督职责;纪委领导根据系统自动生成的监督 反馈报告提出整改建议,并通过实时查看管理后台生成的汇总图标直观了解各单位/部门主体责任纪实情况,加强对权力运行的制约和监督。
如需了解详情,请直接拨打我们的热线电话:400-902-1096
