纪检监察监督工作是保障党和人民利益,维护党的纪律和形象,促进党的事业发展的重要工作。
《国务院办公厅关于聚焦企业关切进一步推动优化营商环境政策落实的通知》中强调:企业营销环境应当充分运用互联网、大数据等技术手段,依托国家统一建立的在线监管系统,加强监管信息归集共享和关联整合,推行以远程监管、移动监管、预警防控为特征的非现场监管,提升监管的精准化、智能化水平。
全国各地为落实中央对营商环境的部署要求,着手建立营商环境智慧监督平台,目前我们汇博利农科技有限公司已经服务的地区有:
重庆市“铜梁区营商环境平台建设”
河南省平原“优化营商环境码上监督智慧平台”
山东省德州市禹城“禹企亲清营商环境监督平台”
山东省德州市陵城“亲清陵城政企廉通营商环境监督平台”
汇博利农就营商环境存在的主要问题进行深入调研,开发出对应的系统解决方案,并在全国各地区取得了相应的建设成效。
以下是营商环境监督平台—系统介绍
一、解决方案

二、核心建设

三、平台角色构建及业务流程

四、部分功能说明
服务人员:显示该账号下所有的联系服务列表,可根据已开始、进行中、已结束状态进行筛选并执行对应操作

开始服务:
1.企业扫码-确认提交后跳转至出示二维码页面。企业扫码后点击确认开始按钮,服务状态变更为已开始,记录开始时间。
2.手动选择企业-点击确认提交后该服务状态变更为已开始,记录开始时间。
进企业:目标导向-服务人员开始服务时首先填写企业需求,再针对该需求进行优质服务,保证服务人员高效、精准完成任务。
出企业:结果导向-服务人员在完成服务后,需填写解决方案及成效,再由企业现场负责人进行确认、评分。
短信通知:在服务结束并由服务人员填写解决方案及成效后,系统会即时推送短信通知到企业负责人。
检查人员:根据状态查看本次检查详细信息,包括检查人员、被检查企业、检查时间、问题描述、处置类型、场地图片、监督情况等信息

开始检查:
1.企业扫码-确认提交后跳转至出示二维码页面。企业扫码后点击确认开始按钮,检查状态变更为已开始,记录开始时间。
2.手动选择企业-点击确认提交后该检查状态变更为已开始,记录开始时间。
进企业:问题导向-检查人员开始检查时首先填写现场情况,再根据存在问题进行处置。(存在问题的,提交后检查变更为进行中状态,企业为未整改状态,用于统计分析;未存在问题的,提交后检查变更为已结束状态)
后督查:有检查问题的,在整改期限结果或者规定时间验收、复查,并上传检验结果。【未在期限内后督察的标红或发信息提醒检查人员】
投诉举报:群众及办事企业可通过线上举报的方式,对检查/服务人员办事效率低、服务态度差、吃拿卡要、不作为、慢作为和乱作为等行为进行投诉。

纪委监督:
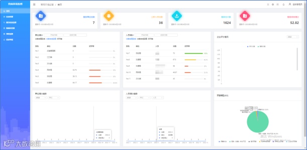
包括统计单位总数、服务人员总数、服务总次数、服务综合分数;单位/个人得分情况、单位/个人得分趋势、企业评分情况、预警情况占比。

服务监督:查看服务人员的服务情况及企业评分情况

检查监督:查看服务人员的服务情况及企业评分情况

预警监督:针对异常服务/检查进行监督,包括频繁执法,服务时长不足、差评预警、检举举报预警、异常企业预警等,可查看预警数据及详细信息。

投诉举报:对企业或其他人员投诉举报情况进行监督。

五、平台建设成效



更多报价请咨询
重庆汇博利农科技有限公司
电话:023-8121-4650,400-902-1096
联系手机:18008342576
邮箱:public@cqhbln.com
地址:重庆市北部新区星光大道60号金星科技大厦16层


