
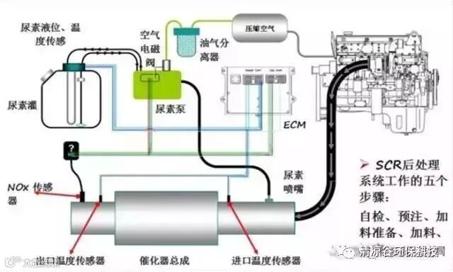
车用尿素SCR系统主要包括:尿素水溶液储罐、输送装置、计量装置、喷射装置、催化器以及温度和排气传感器等。
尿素喷嘴作为喷射装置的作用是按照控制器的指令来进行尿素溶液的喷射。由于多方面因素的影响,尿素喷嘴很容易出现堵塞、结晶等。尿素喷嘴一旦结晶堵塞会导致喷嘴完全失去喷雾效果,ECU电脑控制系统识别后会报警,对发动机限扭或造成气泵的损坏。

那么,造成尿素喷嘴堵塞的具体原因究竟有哪些?
1、化学反应生成物堵塞
SCR系统中发生复杂的物理和化学反应,包括尿素溶液的雾化、破碎、蒸发、液滴与排气的能量和动量交换,粒子撞壁过程,液膜形成,Nox的催化还原反应等,而且尿素喷射后形成的雾化场和温度场随发动机运行工况的变化而时刻发生改变,尿素液滴在分解为氨气时,也生成氰酸、缩二脲、三聚氰酸等中间产物,容易形成尿素结晶石等沉积物,沉积物不断累积,造成喷嘴堵塞。

杂质颗粒严重堵塞喷嘴
2、喷嘴喷射后溶液残余
发动机点火关闭后,SCR系统内残留的尿素溶液结晶堵塞管道及喷嘴,造成管路及喷嘴堵塞。
3、使用质量不达标的车用尿素溶液
市场上的劣质车用尿素,不管是浓度还是原材料方面都不符合标准,因含有过多不溶物和杂质造成喷嘴堵塞损坏。
4、SCR系统长期不工作
尿素喷嘴位于排气管中,长期处于高温环境,而它工作时正是通过尿素溶液的循环进行冷却,如果得不到尿素溶液的冷却效果,尿素喷嘴也容易出现损坏的情况。SCR系统长期不工作会导致长期缺乏液体的浸泡,使SCR系统各零部件的寿命降低甚至损坏。

系统的日常保养与维护应该怎么做?
车用尿素液(尾气处理液)都会有结晶,但质量好的尿素液会大大延长结晶时间。及时保养的话对SCR系统的影响较小,从而延长SCR系统的使用寿命。日常保养就是半年左右清一次尿素罐,使用市场上某些品牌的尿素箱清洁剂清洗尿素罐,喷嘴也是一样,发现结晶后用SCR喷头清洗剂问题也可轻松解决。
为防止车用尿素溶液(尾气处理液)残留在管路和泵内结晶,造成堵塞或对尿素泵造成损坏,要求司机熄火后,一般60-90秒内不得切断整车电源,在这段时间内,尿素泵继续工作,将管路、尿素泵内的尿素溶液(尾气处理液)倒吸回尿素箱。司机朋友每次都这么做的话,可以大大减少尿素溶液(尾气处理液)在管路中的残留,减少尿素结晶。

(*文章内容及图片来源于网络,如有侵权请联系作者删除。)

