
“我认为现在电商这一块,流量为王的时代已经过去了。现在不是拿钱买流量的时代了,而是通过用户数据,去提升用户感受,用数据创造价值,实现精细化营销的时代。如果再一味地去闷着脑袋砸钱的话,那企业很难再有长足发展。”
-重庆鸿巨网络数据总监 黄维
01企业介绍
重庆鸿巨网络科技有限公司,是一家专注于现代信息技术,依托计算机网络,从事互联网信息服务的电子商务公司。现已成为国内最大的情趣用品垂直电商、重庆及国家级电商示范企业。旗下主要运营网站“趣网”作为全国成人类电商网站里的NO.1,现已经拥有注册会员4300多万人,日访问量达到500多万PV。

02数据瓶颈,企业信息化建设背景
从2012年开始,鸿巨网络就开始重视企业信息化的建设。在当时,正值行业发展红利期,公司为了快速发展业务,建立了自己的ERP和分析系统。鸿巨网络在2018年开拓了海外市场,在德国,日本,韩国建立了销售平台。在2019年开始涉足茶叶行业,开始打造自己的品牌。
2012—2020这⼏年,鸿巨网络处于业务⾼速发展期,产品种类与商业版图都在不断扩张。但作为一家电商企业,具有产品种类众多、部⻔配合复杂、销售渠道纷繁等特征,原有的分析模式出现了⼏⼤弊端:
01单一分析模式,无法支撑企业发展
“经过十年的沉淀,我们公司大概有六百个网站,还有自己的小程序,有App,有微信,有自己的主网站。那么多的数据来源,那么多的行为轨迹,数据如何整合起来,进而如何使用?这都是我们关心的问题。”
随着公司不断开疆扩土,销售渠道和业务种类都增加了很多,仅仅只是进销存的ERP和简单的业务分析系统已无法支撑企业的继续发展,并且随之还产生了高昂的维护费用。单一的分析模式在数据的获取、实效和变化的应对上都逐渐乏力。
02内部信息脱节,各部门联动困难
面对业务需求的不断增长,报表数量也随之提升到上千张,鸿巨网络投入了三十多名技术人员跟进报表的开发与更新。即使这样,也常常出现开发速度和更新迭代速度无法跟上需求的情况。
因为业务众多,渠道纷繁,技术人员没有深入了解业务,导致报表开发完成后,分析结果常常会使运营部门的人员产生质疑,或者是报表制作无法达到运营人员想要的效果。
03用户画像缺失,背离精细化管理
经过十年的沉淀,鸿巨网络拥有的用户体量已经达到了三百万+。每天从各个平台来的流量很大,但实际上针对这些用户做的动作很少,采取的用户处理都是统一的,没有“千人千面”的处理方式。
如果要做到“千人千面”的话,需要建立一个自己的用户库,拥有一个自己的用户画像,然后有针对性地去做千人千面。
03道术相融,数字化管理落地有方
一场新冠疫情,让行业遭遇重创。2020是市场倒逼数字化的一年,新形势下,构建以消费者为核心的全域营销能力尤为关键。

01信息技术部门转型战略部门
鸿巨网络原先的分析系统随着业务的快速发展,报表数量最后达到了几千张。
使用BI四个月后,报表数量控制在了六十张左右,其中70%由技术人员自主搭建,并且每天根据需求进行增删或是更新迭代。技术人员省下了大量时间,可以进行更深层次的商品关联度、销售预测和库存周转等分析。
02业务流程化,打破部门职能限制
鸿巨科技现在的员工数量大概为350人,其中80%为九零后。公司对人才的定义和制定招聘条件时,不以技术和运营为区分,而是以岗位为区分。公司要求所有员工都要参与到数据分析和用户服务中去。
正如鸿巨网络数据总监黄维所说:“我们公司现在已经没有部门,也没有岗位了,全是流程。”流程,它会控制到每一个环节,每一个人应该做什么事。举个简单的例子:用户下单过后进入流程,就会提醒对应的人员去联系用户,联系用户可以通过很多种方式,可以是服务的方式,也可以是回访的方式。
流程搭建好之后,处理的所有的结果都会流转到BI里面,通过BI进行指标监控,在完成预警的基础上再流转回简道云,做流程最后的处理。
使用“BI+简道云”的组合之后,鸿巨网络一举将原先无暇顾及的粉丝的转换量和加粉量提升了40%。后续还将把缺单率和售后处理情况也以同样的方式转化为流程,提升效率。
04降本增效,多流程效果增益
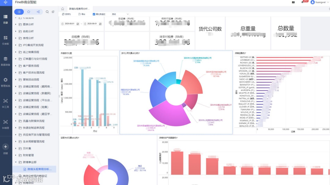
01头程运输提前规划
国外市场及国内其他地区市场的货物,需要进行空运或其他交通运输,运输到销售地当地的仓库等相关储存位置,尚未到达消费者手中。头程运费指的就是这第一次运输产生的费用。
痛点
1、每年头程运费高达400余万,在行业发展迅猛及疫情的影响下,需要降低成本,改善流通环节。
2、公司管理层无法知晓头程费用具体明细,数据均掌握在一线员工手中。同时每个一线员工也只了解自己负责的板块,无法做到全局了解。
解决方案
1、管理选品的重量、宽度,提前建立采购计划,即可有效降低头程运费。
举个例子:原先一款产品如果需求很紧急,那就需要选择空运,花费10万元。提前规划采购计划,拥有提前3-7天的余量,则可选择海运,运输成本就可以降低25%。

2、通过信息化手段,运用简道云管理流程,BI看板监测数据,选择合适的物流公司,监测物流运输情况。

简道云流程管理
同时BI看板打破一线员工与管理层之间的信息透明壁垒,帮助管理层更好地做出决策。

BI头程运费数据看板
02在线客服数据汇总
线上销售时,客户会在线上与客服进行交流,根据客户的问题性质,客服分为售前售后两组,交叉进行回复。
痛点
客户在售后咨询过程中总是多次沟通同一个问题,而且出现问题时,对客户整体的服务情况难以有全局的把握。
解决方案
将客户服务情况信息化数据化,通过BI展示看板更高效实时通监测客服运营情况,对重点订单问题能够更快更高效的针对性处理。

BI售后跟踪看板
及时提供让客户满意的售后问题解决方案,提升服务满意度,间接促成回购。

BI催派件处理情况看板
03供应商管理信息透明
产品质量是企业的生命线,售后是产品质量的观测点;产品质量监控,改进方向就是供应商评估。
痛点
一直以来供应商管理这个动作全部都是例行的,简单化碎片化的监管,不成体系没有重点,缺乏全面的管理体系和理念来监控供应商的情况。
解决方案
通过简道云的数据收集和BI的信息呈现,二者合一的系统化监测,对供应商进行全指标全流程的监管和把控,严格要求供应商,针对问题供应商及时做出处理,针对优秀供应商及时增进合作。

简道云产品质检汇总表格

BI售后情况汇总看板

BI供应商分析看板
04私域流量科学运营
鸿巨网络超过三百万的用户,只为他们提供了产品售卖服务,后续一直未考虑过其他方式进行用户、流量运营,没有尝试激活用户形成复购,使这些用户慢慢成为了沉没用户。
痛点
用户数据一直在积累,但没有针对数据形成用户画像,并以此进行针对性的营销活动。进行私域运营时,用户通过率低且没有相关数据支持运营,时效差且复购率低,依赖于行业红利在推动业绩发展。
解决方案
进行数据化运营,增加各渠道的埋点,获取更多用户信息。

渠道转化看板
从客服、微信公众号、渠道、小程序等角度出发,持续积累数据,长远发展,重点监测监控流量运营情况,及时对运营管理作出调整,提升运营效率。

渠道转化看板
05数字化转型,一直在路上
在电商⾏业普遍进⾏“数字化转型”的浪潮下,鸿巨网络利⽤“流程+报表”双核驱动的⽅式,成功到达同⾏业数字化管理的领先⽔平。
在数据平台的基础上,全公司形成了“⽤数据说话”的⼯作氛围,实现了公司多系统的精益⽣产。成本方面,采购成本节省10%,跨境头程物流运费降低15%;工作效率方面,客服处理用时减短,实行销售监控提升绩效20%。私域流量运营转粉通过率提升20%,订单复购率提升5%,进行用户分层分群,实现精准营销。在这其中,数字化经营理念的贯通可谓功不可没,⽽帆软也必将在与鸿巨网络的协同建设中,驱动不⽌,前进不止。


