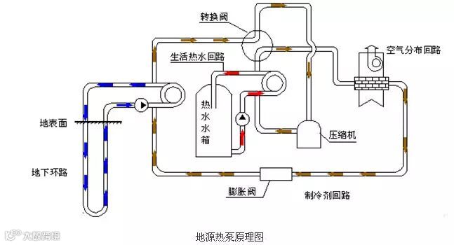
地源热泵是利用地表浅层地能进行制冷供热的新型能源利用技术,通过输入少量的电能,夏天将地下冷量转移到室内实现制冷,冬天将地下热量转移到室内实现供暖。经测定,地源热泵系统,1KW电能输入可以得到4-5KW电能输出的功效。
关于我们:
山东绿特空调系统有限公司是集中央空调的方案咨询、技术设计、产品制造、工程建设、维修服务为一体的国家级高新技术企业,是热泵节能空调产业发展的领航品牌,国内一流的清洁能源解决方案产品供应商和节能综合服务商。
我们的产品:
公司主导的中央空调产品主要包括水(地)源热泵、超低温空气源热泵、污水源热泵等中央空调机组设备;拥有海水源、城市污水源、地热尾水源热泵机组、多功能多效水源热泵机组、多功能多效冷水机组、热衷污水超高温热泵机组等数十项国家专利产品。公司产品远销国内外36个国家和地区,深受用户好评,树立行业典范。
我们的宗旨:
质量第一、用户至上
我们的联系方式:
全国免费热线:4008-188-199 服务热线:0536-2257466
==========绿特集团==========
绿特集团感谢您的关注
官方网站:http://www.sd-lt.cn
官方微信:sdlvtekongtiao
阿里巴巴店铺:http://lvtekongtiao.1688.com
新浪微博:www.weibo.com/lvtekongtiao
腾讯qq:2516782612
咨询热线:4008-188-199


