
“恒温、采暖、生活热水”想要家园同时满足这三种生活需求,还要安装现在节能环保的地源热泵系统。地源热泵的概念,最早在1912年由瑞士的专家提出,后期在欧美国家盛行,是在近几年才传入我国,并得到人们广泛接受认可的。很多对地源热泵不熟悉的用户会问道:“装了地源热泵还装不装地暖?”想要了解这个问题,我们还应对地源热泵及地暖有一个全面的认识。

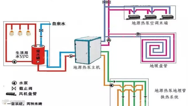
地源热泵结构示意图-中央空调、地暖、生活热水三位一体
地源热泵是一种集制冷、采暖(水地暖)、生活热水三种功能为一体的空调系统,主要包括三大部分:室外地能换热系统、地源热泵机组和室内采暖空调末端系统,它是利用浅层地能实现制冷和采暖的。地源热泵中所说的采暖即现在舒适性最强的水地暖,它以地能加热地暖管中的水,以实现向室内的辐射对流散热。
装了地源热泵还装不装地暖?-什么是地暖
水地暖以温度不高于60℃的热水为热媒,在埋置于地面以下填充层中的加热管内循环流动,加热整个地板,通过地面以辐射和对流的热传递方式向室内供热的一种供暖方式。
安装地源热泵后不需要装地暖
由上图可以看出,地源热泵可带动水地暖、中央空调,并能提供生活热水,一机三用,一套系统可以替换原来的锅炉加空调的两套装置。而地暖作为一个独立的采暖系统,也是通过地暖盘管中的热水,来进行室内的辐射对流散热。两种设备均有向室内舒适供暖的功能,所以在安装地源热泵之后,不需要安装独立的地暖系统了。
结语
地源热泵是现在别墅用户的舒适首选,它不仅可以向室内供暖,而且可以满足用户的室内温度、生活用水的三方要求,且后期使用节能性极强,所以很受现在用户青睐。
==========绿特集团==========
绿特集团感谢您的关注
官方网站:http://www.sd-lt.cn
官方微信:sdlvtekongtiao
阿里巴巴店铺:http://lvtekongtiao.1688.com
新浪微博:www.weibo.com/lvtekongtiao
腾讯qq:2516782612
咨询热线:4008-188-199


