
答:水源热泵中央空调系统是一种从地下水资源中提取热量的高效、节能、环保、再生的供热(冷)系统。
答:是的。水源热泵以地下水作为冷、热"源体",在冬季利用热泵吸收其热量向建筑物供暖,在夏季热泵将吸收到的热量向其排放,实现对建筑物供冷。
答:不用。制冷、制热工况共用一套水源水环路和一套用户水环路。通过切换系统阀门即可实现夏季制冷和冬季制热。
答:水源热泵的工作原理与风冷热泵基本相同,都是一个"搬运"能量的过程。为用户供热时,水源热泵从水源中提取低品位热能,通过电能驱动的水源中央空调主机(热泵)"泵"送到高温热源,以满足用户供热需求。为用户供冷时,水源中央空调系统将用户室内的余热通过水源中央空调主机(制冷)转移到水源水中,以满足用户制冷需求。
5、采用水源热泵,还要设置冷却塔和锅炉?
答:由于地下水(恒温带)水温全年波动不大,一般维持在10~22℃,完全能满足水源热泵机组夏季制冷和冬季制热需求。因此,采用水源热泵,不再需要设置冷却塔和锅炉。
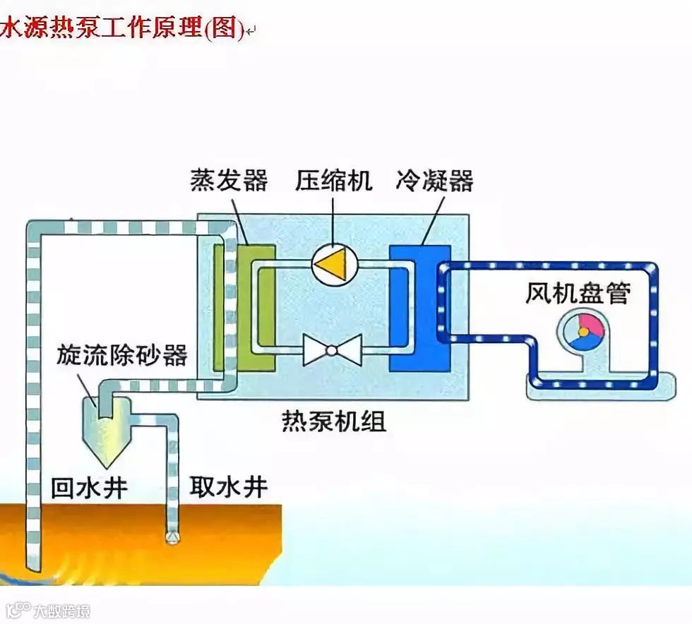
答:水源热泵中央空调系统由末端(室内空气处理末端等)系统、水源中央空调主机(又称为水源热泵)系统和水源水系统三部分组成。
答:水源热泵用户(室内末端等)系统由用户侧水管系统、循环水泵、水过滤器、水处理仪、各种末端空气处理设备、膨胀定压设备及相关阀门配件等组成。和常规中央空调末端系统基本相同。
答:水源热泵由压缩机、蒸发器、冷凝器、膨胀阀、各种制冷管道配件和电器控制系统等组成。
缩机:压缩和输送循环工质从低温低压到高温高压,是热泵系统的心脏。
蒸发器:是输出冷量的设备,其作用是使经膨胀阀流入的制冷剂液体蒸发,以吸收被冷却物体的热量,达到制冷的目的。
冷凝器:是输出热量的设备,从蒸发器中吸收的热量连同压缩机消耗功转化的热量在冷凝器中被冷却介质带走,达到制热的目的。
膨胀阀:对循环工质起节流降压作用,并调节进入蒸发器的循环工质流量。
答:水源水系统由取水装置、取水泵、各种水处理设备、水源水管系统和阀门配件等组成。
答:根据《蒙特利尔议定书》1995年12月份规定:对发展中国家,从2016年开始冻结R22生产量,到2040年完全停用。
答:水源热泵的制冷剂是在工厂里注入并被完全密封,使用过程中不会泄漏。用户任何时候均不必添补制冷剂。
答:氟里昂制冷剂如果泄漏到大气中,将破坏大气臭氧层,影响人类赖以生存的地球环境。而水源热泵使用的R22无色,无味,不燃烧,不爆炸,毒性小,是一种安全的制冷剂。只有在空气中的浓度过大时(容积浓度超过80%时)才会使人窒息。
答:水源热泵技术在国际上已有近30年的历史,技术非常成熟。近5年来,水源热泵在国内已得到广泛的推广和应用。
答:水源热泵机组运行情况稳定,几乎不受天气及环境、温度变化的影响,即使在寒冷的冬季制热量也不会衰减,更无结霜除霜之虑;水源热泵机组零部件少,维护简单,主机运行寿命可达15年以上。
答:采用水源热泵中央空调系统,由于不需设置冷却塔和锅炉,无储油罐等安全隐患,所以是安全的中央空调系统。
答:采用水源热泵,系统自动化程度高,运行操作简单;由于没有冷却塔和锅炉,因而避免了冷却塔每年的清洗和锅炉的除碱与保养,使机组维护变得非常简单。
答:水源热泵在物业管理上带来的好处一方面体现在省却了锅炉,减少了在锅炉工、燃料运输与储存、安全与检修等方面的大量的管理工作;同时,由于水源热泵可以采用分户计费,而唯一消耗的能源是电力,用户只需以相同的价格支付电费,避免了物业公司与用户之间常见的各种纠纷。
水源热泵中央空调系统没有燃烧过程,避免了排放任何烟尘及有害物质,社会效益显著;可以运用地下浅层水资源,又可成功地控制地面沉降 ;利用城市已有的地热资源的弃水,既解决了热污染问题,又进一步提高能效比。
(2)节水省电
以地下浅层水为源体,向其吸收或放出能量,既不消耗水资源,也不会对其造成污染;省去了锅炉房、冷却塔及附属的煤场、渣场所占用的宝贵面积。
(3)节能经济
能源利用率为传统方式的3~4倍,投入1KW的电能可得到3~4KW以上的制冷或供热的能量;运行费用可节省1/2~1/3。
(4)灵活安全
真正做到"一机三用"。利用水源热泵冬季向建筑物供暖,夏季向建筑物供冷,并可提供生活热水,提高了设备的利用率;机组可灵活地安置在任何地方,节约空间。系统末端亦可作多种选择;无储煤、储油罐等卫生及安全隐患;自动化程度高,无需专业人员操控。
(5)运行可靠
机组运行情况稳定,几乎不受天气及环境温度变化影响;机组维护简单,寿命长。
答:水源热泵空调系统的主要缺点是受地下水资源情况的影响较大。各地区地下水层分布及水量各异,应根据具体情况综合分析。
答:水源热泵空调系统比常规空调系统节省了锅炉和冷却塔的投资,但增加了打井的费用。一般情况下,水源热泵空调系统初投资略低于常规空调系统。但在水文地质条件较差的地区,由于打井费用较高,水源热泵空调系统初投资将略高于常规空调系统。
答:是的,水源热泵空调系统运行费用是常规空调系统的1/2~2/3。
答:对于利用地下水作为水"源体"的水源热泵空调系统,一般必须打井,小型系统也可采用地埋管代替水井。
答:打井是经过当地相关部门批准、勘测;并由专业施工队伍实施;地下水经换热利用后全部回灌,因此不会引起地面沉降。
答:水源热泵机组只是利用地下水的能量,不直接接触任何污染物,不会污染地下水资源。
答:一般情况下,需要打50-150米左右,山区和沿海地区情况特殊需要具体对待,详细情况可咨询当地水利部门。
答:大系统一般情况下井间距(出回水井)要保证在20米以上,最低不要低于18米。别墅型小系统井间距(出回水井)要保证在3米以上。
答:各地区基本上都归水利部门负责(水利局或节水办),打井的审批工作与当地的相关政策有关,所以各地区不尽相同。
答:为了保证水源热泵的长期正常运转以及不对周边环境造成影响,打井需要专门的施工队伍。
答:定期的清洗抽水井及回灌井;定期对抽水井和回灌井工作进行对调,保证水源水的充分回灌。
答:工程设计时,都考虑了一定的余量,而且参考当地的水资源历史纪录,所以基本不会出现上述现象。如果地下水不够,我们还可以采取水源水大温差利用的方法加以解决。
答:地下水的硬度(主要指钙、镁离子浓度)、酸碱度、含沙量有一定限制。若水质条件不理想,我们可以通过各种手段处理,达到使用要求。
答:水源热泵的单机制冷量从几十千瓦到几千千瓦不等,并且可以实现数台拼装,因此只要水源条件满足,水源热泵可以适合任何建筑。
答:在水源条件满足的条件下,(1)新建项目可以使用;(2)改扩建项目如有机房位置也可以使用。
绿特--智慧绿动力,是以高端热泵和节能为核心技术,国内顶级非标冷暖设备、中央空调定制专家,是建筑和工业节能及能源投资运维综合服务商。主导产品有:
一、空气源热泵
1、-35℃大型超低温空气源热泵,适应-40℃以内地区,带铸铁暖气片。
2、-25℃大型超低温螺杆热泵机组,比涡旋机节能15%以上,造价低10%,噪音低,占地面积小,供热(冷)面积大。
3、煤改电民用空气源、地源热泵热风(水)机,性价比高,资质齐全。
4、太阳能双源热泵(空气源、水源)是太阳能供暖供热水最佳多能互补方案。
二、水地源热泵
1、工业余热型热泵在热源侧进水温度65-70℃时,最高出液温度165℃,或出120和165℃蒸汽,能效分别为3.5和2.5。
2、降膜式污水源、海水源、地源、地热尾水、洗浴热泵,能效比满液机组高5%以上;30℃大温差进出水机组。
3、能源塔热泵,适应环温-30℃以内供热供冷热水,特别适合老建筑改造。
三、热泵除湿烘干机,食用菌花卉等种殖大棚和鸡猪舍海水养殖等特种空调。
四、特种行业综合清洁能源节能解决方案
针对矿山,油田,电厂,钢铁、冶炼,化工,造纸,纺织印染等有余热的企业,提供最优化能源节能方案。
五、锅炉 储能
1、燃气真空冷凝锅炉,热效率105%,氮排放≤30mg/Nm3,电热锅炉。
2、水储、熔盐储能,蓄热锅炉。
六、投资运维能源站。
====================
绿特感谢您的关注
官方网站:http://www.sd-lt.cn
官方微信:sdlvte
阿里巴巴店铺:http://lvtekongtiao.1688.com
新浪微博:www.weibo.com/lvtekongtiao
腾讯qq:2516782612
咨询热线:4008-188-199
