
水源热泵是利用地球水所储藏的太阳能资源作为冷热源,进行转换的空调技术。那它与常规的的空调技术有什么不一样?下面,一起来看看水源热泵的工作原理和特点等。
水源热泵原理
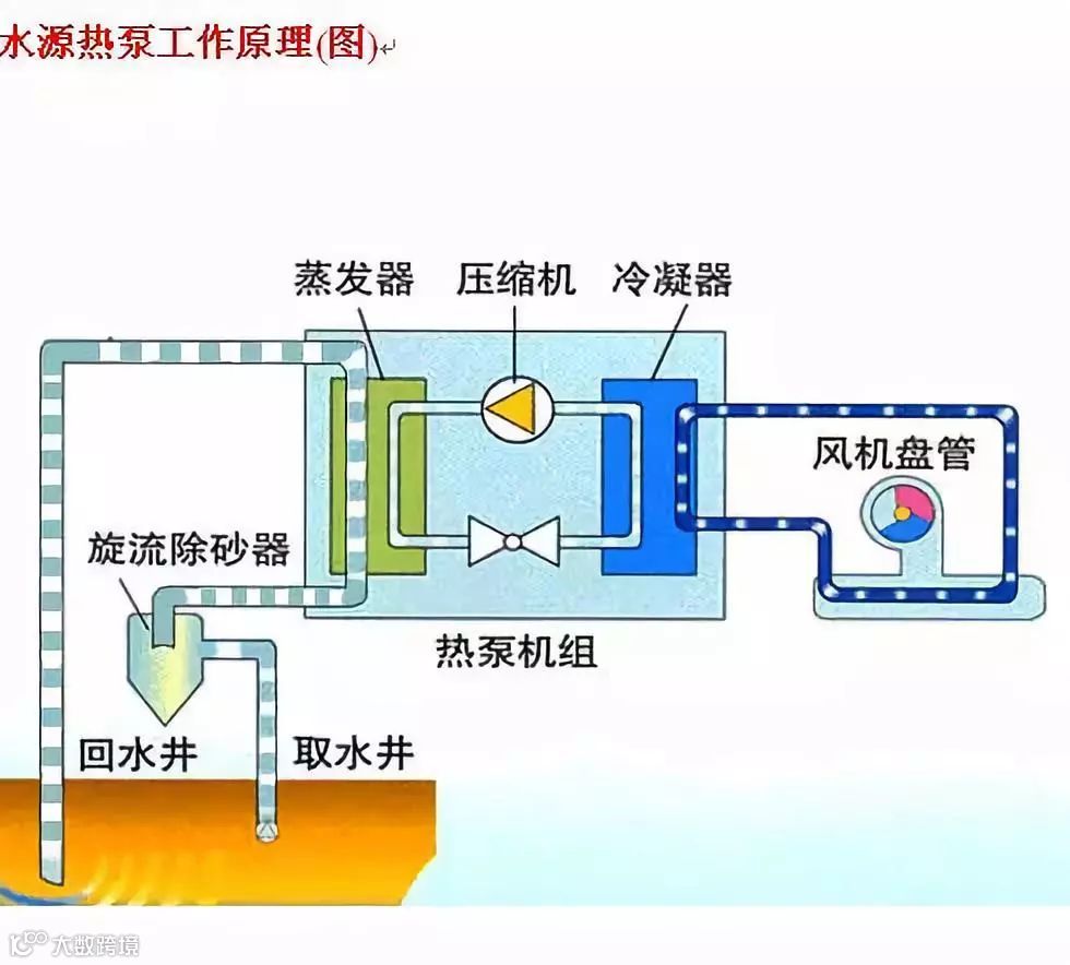
通过输入少量高品位能源(如电能),实现低温位热能向高温位转移。水体分别作为冬季热泵供暖的热源和夏季空调的冷源,即在夏季将建筑物中的热量“取”出来,释放到水体中去,由于水源温度低,所以可以高效地带走热量,以达到夏季给建筑物室内制冷的目的;而冬季,则是通过水源热泵机组,从水源中“提取”热能,送到建筑物中采暖。

水源热泵优点
水源热泵与常规空调技术相比,有以下优点:
1
高效节能
水源热泵是目前空调系统中能效比(COP值)最高的制冷、制热方式,理论计算可达到7,实际运行为4~6。水源热泵机组可利用的水体温度冬季为12~22℃,水体温度比环境空气温度高,所以热泵循环的蒸发温度提高,能效比也提高。而夏季水体温度为18~35℃,水体温度比环境空气温度低,所以制冷的冷凝温度降低,使得冷却效果好于风冷式和冷却塔式,从而提高机组运行效率。水源热泵消耗1kW.h的电量,用户可以得到4.3~5.0kW.h的热量或5.4~6.2kW.h的冷量。与空气源热泵相比,其运行效率要高出20~60%,运行费用仅为普通中央空调的40~60%。
2
可再生能源
水源热泵是利用了地球水体所储藏的太阳能资源作为热源,利用地球水体自然散热后的低温水作为冷源,进行能量转换的供暖空调系统。是一个巨大的动态能量平衡系统,地表的土壤和水体自然地保持能量接受和发散的相对的均衡。这使得利用储存于其中的近乎无限的太阳能或地能成为可能。所以说,水源热泵利用的是清洁的可再生能源的一种技术。
3
节水省地
以地表水为冷热源,向其放出热量或吸收热量,不消耗水资源,不会对其造成污染;省去了锅炉房及附属煤场、储油房、冷却塔等设施,机房面积大大小于常规空调系统,节省建筑空间,也有利于建筑的美观。
4
环保效益显著
水源热泵机组供热时省去了燃煤、燃气、然油等锅炉房系统,无燃烧过程,避免了排烟、排污等污染。所以,水源热泵机组运行无任何污染,无燃烧、无排烟,不产生废渣、废水、废气和烟尘,不会产生城市热岛效应,对环境非常友好,是理想的绿色环保产品。
5
应用范围广
水源热泵系统可供暖、空调,还可供生活热水,一机多用,一套系统可以替换原来的锅炉加空调的两套装置或系统。特别是对于同时有供热和供冷要求的建筑物,水源热泵有着明显的优点。不仅节省了大量能源,而且用一套设备可以同时满足供热和供冷的要求,减少了设备的初投资。其总投资额仅为传统空调系统的60%,并且安装容易,安装工作量比传统空调系统少,安装工期短,更改安装也容易。
水源热泵可应用于宾馆、商场、办公楼、学校等建筑,小型的水源热泵更适合于别墅、住宅小区的采暖、供冷。
6
维护方便
水体的温度一年四季相对稳定,其波动的范围远远小于空气的变动,水体温度较恒定的特性,使得热泵机组运行更可靠、稳定,也保证了系统的高效性和经济性;采用全电脑控制,自动程度高。由于系统简单、机组部件少,运行稳定,因此维护费用低,使用寿命长。
7
政策支持
国家十分重视可再生能源开发利用工作,《中华人民共和国可再生能源法》已于2006年1月1日起实施;同时,在《国家中长期科学和技术发展规划纲要》中,又把大力发展和规模化应用新能源和可再生能源作为能源领域的优先发展主题。从国家立法和发展战略的高度,对可再生能源的发展应用予以强力推动。
应用限制
像任何事物一样,水源热泵也不是十全十美的,更不是万能的。其应用也会受到制约。
1
可利用的水源条件限制
水源热泵理论上可以利用一切的水资源,其实在实际工程中,不同的水资源利用的成本差异是相当大的。所以在不同的地区是否有合适的水源成为水源热泵应用的一个关键。水源热泵利用方式中,闭式系统一般成本较高。而开式系统,能否寻找到合适的水源就成为使用水源热泵的限制条件。对开式系统,水源要求必须满足一定的温度、水量和清洁度。
2
水层的地理结构的限制
对于从地下抽水回灌的使用,必须考虑到使用地的地质的结构,确保可以在经济条件下打井找到合适的水源,同时还应当考虑当地的地质和土壤的条件,保证用后尾水的回灌可以实现。
3
投资的经济性
由于受到不同地区、不同用户及国家能源政策、燃料价格的影响,水源的基本条件的不同;一次性投资及运行费用会随着用户的不同而有所不同。虽然总体来说,水源热泵的运行效率较高、费用较低。但与传统的空调制冷取暖方式相比,在不同地区不同需求的条件下,水源热泵的投资经济性会有所不同。
地下水资源保护
说道水源热泵,它的节能优点主要体现在系统通过输入少量的电能实现低温位热能向高温位转移,地能分别在冬季作为热泵供暖的热源和夏季空调的冷源,机组消耗1kW的能量,获得4~5kW以上的冷/热量,这个时候,我们就有个疑问,系统所产生的废弃是怎样处理的呢?前面我们已经提到,能量来源于地下能源,所以系统不向外界排放任何废气、废水、废渣。
通过水源热泵在地下产生的热能,可以处理废水、废料从而发动起热能量,不仅解决了地下废水处理问题,还可以提供热源,既保护了地下水资源又降低了能耗,对生态环境和可持续发展带来了很大影响。不得不说,日益匮乏 地球资源,就应该依靠像水源热泵这种“绿色环保空调”的高科技的力量和人为的认知来保护。
近几年来,人们大力发展节能减排项目,一切从环保节能点出发,设计出高效节能环保产品,利用小部分资源创造出更多有利于群众的生活能源。其中水源热泵就是一项节能产品,生活用水是很重要的资源,饮用水、取暖水、农用灌溉水、生态养殖水等等,然而,我们也知道由于农田农药、化肥等面源污染逐步加剧,以及养殖污染、工业废水废渣、生活垃圾等点源污染的不适当处理,地下水污染情况也日益严重,所以,利用节能产品,汲取珍惜资源,保护生态环境势在必得。

什么是水源热泵?从以上它的工作原理和优点等几方面进行了全方位的解析。对于水源热泵一无所知的你是不是瞬间豁然开朗了呢?水源热泵包括地源热泵和水环热泵两种。就目前来说,地源热泵使用范围较为广泛,很多房屋都多选择安装地源热泵用来采暖、制冷和获取生活热水。
绿特——以特种热泵为核心技术,是国内顶级非标冷暖设备定制专家,是建筑和工业节能及能源投资运维综合服务商。主导产品有:
一、空气源热泵
1、-35℃大型超低温空气源热泵,适应-40℃以内地区,带铸铁暖气片。
2、-25℃商用超低温变频空气源热泵,比定频机节能30%以上,噪音低。
3、煤改电民用空气源、地源热泵热风机,性价比高,资质齐全。
4、太阳能双源热泵(空气源、水源)是太阳能供暖供热水最佳多能互补方案。
二、水地源热泵
1、工业余热型热泵在热源侧进水温度65-70℃时,最高出液温度165℃,或出120和165℃蒸汽,能效分别为3.5和2.5。
2、降膜式污水源、海水源、地源、地热尾水、洗浴热泵,能效比满液机组高5%以上。
3、能源塔热泵,适应环温-30℃以内供热供冷热水,特别适合老建筑改造。
三、热泵除湿烘干机、大型水源热泵烘干机。
四、特种行业综合清洁能源节能解决方案
针对煤矿,油田,电厂,钢铁冶金,化工,纺织印染等有余热的企业,提供最优化能源节能方案。
五、锅炉 储能
1、燃气真空冷凝锅炉,热效率|105%,氮排放≤30mg/Nm3,电热锅炉。
2、水储、熔盐储能,蓄热锅炉。
六、投资运维能源站。
====================
绿特感谢您的关注
官方网站:http://www.sd-lt.cn
官方微信:sdlvte
阿里巴巴店铺:http://lvtekongtiao.1688.com
新浪微博:www.weibo.com/lvtekongtiao
腾讯qq:2516782612
咨询热线:4008-188-199


