事件概览
11月3日晚上六时许,朋友圈被一股神秘风暴席卷,参与这场狂欢的人们甚至都来不及屏蔽老师、同事、长辈,那一句在编辑栏的“ig牛逼!”就被匆匆的发送出去。
朋友圈如此
现实中也毫不逊色
宿舍楼、食堂更是一派热闹景象:
如果你不知道什么是“ig”
你可能和宿舍管理阿姨们一样
摸不着头脑
——为什么他们都在喊:
“埃及(ig)牛逼呢?”
不!
埃及没有出大事!
法老更没有复活!
在2018英雄联盟全球总决赛中,一举拿下冠军的中国队伍名字就是:
IG(Invictus Gaming)
这也是我国在电子竞技领域
近7年间所获的最高奖项
科普时间
什么是电竞?
电竞是电子竞技(Electronic Sports)简称,是电子游戏比赛达到“竞技”层面的体育项目。电子竞技运动就是利用电子设备作为运动器械进行的、人与人之间的智力对抗运动。通过运动,可以锻炼和提高参与者的思维能力、反应能力、心眼四肢协调能力和意志力,培养团队精神。电子竞技也是一种职业。
常见的电竞游戏有哪些?
包括星际争霸2、魔兽争霸3、、DOTA2、CS、DotA、英雄联盟、雷神之锤、DNF等。
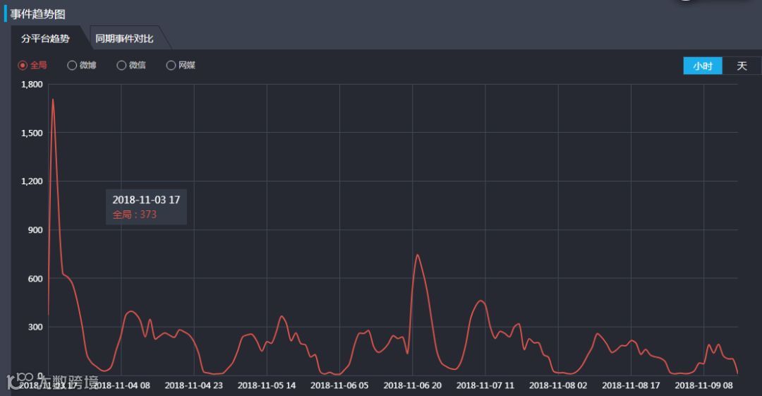
传播轨迹
从传播趋势图来看,三个事件高峰分别是ig夺冠、中央级媒体为电竞产业发声、王思聪庆夺冠微博抽奖。
英雄联盟S8全球总决赛IG夺冠事件趋势:
(来源:知微事见)
值得关注的是,这次IG夺冠事件中,央视新闻、中央共青团、人民网等多家央媒都共同报导、为其发声,这也体现了电竞行业越来越被社会接受和认可。

1
微博 100亿次
截止至11月9日,新浪微博话题#英雄联盟S8#的讨论量已经高达412.6万条,阅读量更是高达100.4亿次。
不够直观?
写成数字就是10040000000次
(小编键盘坏了申请换键盘)
难怪有网友说:不管你是谁,只要你说ig牛逼,我们就是好朋友!
“热狗”--意外引爆
朋友圈里除了声势浩大的“ig牛逼”党,刷屏的居然还有热狗......

(图文无关)
是的,你没看错,虽然主角是IG战队,但是他们背后的金主,我们的王公子吃的热狗,才让这场狂欢达到高潮!
(数据统计热频词,“王思聪”仅次于“ig”排第二,
超过了“夺冠”和“冠军”。来源:知微事见)
1
现身赛场,引发话题
11月3号当天,有网友发现王思聪现身韩国仁川赛场,为ig队员举牌应援。
(虽然思聪举的牌子是自己的ID:只做自己的舔狗)
大家都知道年纪轻轻就身家X亿的王思聪本身就是一个极具话题性的人物,在韩国仁川赛场发朋友圈收购暖宝宝就让他登上了微博热搜:
2
嘴塞热狗,引爆话题
韩国现在比较冷,比赛时间又是下午四五点。俗话说“人是铁,饭是钢”,总裁也是要吃饭的,于是,思聪缓缓拿出热狗咬了一口:
也是这一小(xue pen da)口,让微博热搜榜又爆了……
微博程序猿哥哥说:“真的心很累”
再到后来“思聪吃热狗”
直接创造出一条产业链
——手机壳、冰雕、素描、
表情包、视力表……
截止至11月9日,微博话题#王思聪吃热狗#已经吸引了4千多万的阅读量。
微博上还有各式各样关于撕葱吃热狗的话题:
可能王思聪本人也没有想到,
自己吃一根热狗,
热搜可以连着上5天
3
情感捆绑,抽奖营销
如果说吃热狗是无心之举,那么王思聪在IG夺冠后在微博上的抽奖则完全可以说是一场稳赚不赔的营销。
由于英雄联盟官方在IG战队夺冠后并没有像往常中国队夺冠时那样举办高质量、高福利的庆祝活动,腾讯LOL工作人员反还在推广“KDA女团”皮肤,而不是IG的皮肤,这些举动都引起了大量IG粉丝和LOL玩家的不满。
王思聪则巧妙的应用了这点。
针对IG和LOL官方的冲突以及与RNG战队的冲突,王思聪在自己的抽奖微博评论中标注了抽奖的“额外”条件:腾讯员工和皇杂粉丝不能参与。
此举无疑带起了一大波话题和讨论,IG粉丝心有戚戚焉愤然转发,英雄联盟粉丝也赶到前线支持。就连他的对立方——RNG粉丝,都要生气的在他评论底下生气地回复两句才行。
这豪掷113万元的抽奖,短短2.5小时其互动量就达到了1600万,这个数据甚至超过了赵丽颖冯绍峰两人“官宣”时加在一起的互动数(24小时1234万互动)。
还有许多微博大V、明星,也加入抽奖队伍:
(微博粉丝3300万)
(明星魏大勋)
这无疑都使抽奖的热度高居不下
甚至某些微博用户的首页出现
“全民转发王思聪”的场面
本次微博抽奖中
收益最大的就是王思聪本人
以及IG电子竞技战队
113 万的抽奖奖品
不止使王思聪本人
成为了微博抽奖史上
最高奖金的提供者
还带来了上万亿次的曝光
这毫无疑问是极强的传播能力
由于参与抽奖必须先关注王思聪本人,其粉丝从初期的1600万直接暴涨到3880万!加上其微博互动量,这要是交给营销公司和水军,没有千万是做不来的。但是王思聪仅仅用113万就让大家心甘情愿的为其带来了巨大流量,果然是王健林的儿子!
4
后期持续发力,热度未熄
在发布抽奖3天后,11月9日。王思聪与IG队员似乎持续发力,与潮流APP“毒”合作,再次举办微博抽奖,加上其女友陈雅婷在第一轮微博抽奖隔日的曝光,本次“王思聪·IG夺冠”的热度似乎并没有消退的趋势,这也算是流量时代的一大奇观。
当然,也有人说微博才是最大的赢家

舆论观点
负面
尽管在2003年11月,体育总局就承认电子竞技成为我国正式开展的第99个运动项目,但因为电竞职业选手的低龄化和其本身与电子游戏间密不可分的关系,舆论对此质疑声不断,特别是ig夺冠后,许多家长对孩子们的狂热庆祝表示担忧,害怕这会成为孩子们沉迷游戏的借口。
(杭州日报)
(IG战队平均年龄不到20岁)
正面
越来越多的人因为IG夺冠,对电竞这条路充满了信心,这也有利于我国未来电竞产业的发展。
目前,北京师范大学、中国传媒大学等高校相继开设电竞专业,但国内一线俱乐部的职业选手,除了业内推荐和俱乐部之间的人员交易之外,还是来自于其自身的选拔体系和青训基地。青训营和俱乐部的队员们每天都要训练十几个小时,从补刀、对线等基本功到团队的整体战术、配合等都是需要反复思考和训练。 在日复一日的训练下,游戏所带来的快感和刺激会慢慢消失,能坚持下来的人并不多。所以IG的成功绝非偶然,胜利永远是留给有准备的人。
本期环舆播报就到这里了!
小编要去参加抽奖啦~
本期编辑:黄钰霖(实习生)
责任编辑:xn1530
有任何意见或建议记得联系我们哟~

