1
事件概览
11月11日,国家市场监督管理总局的官方网站公告,国家市场监督管理总局、国家药品监督管理局、国家卫生健康委员会等部门共同负责疫苗管理法起草工作,市场监管总局已经就《中华人民共和国疫苗管理法(征求意见稿)》公开征求意见。
2
传播路径
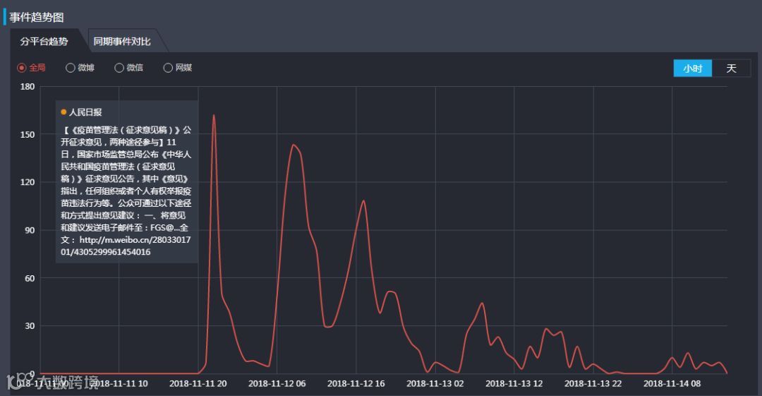
从本次事件的传播路径来看,三个高峰分别出现在11月11日与11月12日。
11月11日晚10点,人民日报官方在微博公布《疫苗管理法(征求意见稿)》的发布以及参与办法,引起网友们热烈讨论,舆论最高峰也在此出现。
观察后两日的舆论传播趋势及主要媒体内容,发现另外两次舆论高峰出现在财经网微博、环球资讯广播微博,皆认为相关疫苗管理法案的出台能使接种者的权益受到更完整的保护,还可以对相关企业起到警示作用。总体上看,大部分参与传播的主流媒体对“疫苗法”的即将出台予以肯定。
3
热点聚焦
高额罚金
十倍罚款堪称史上最严
在征求意见稿中,疫苗上市许可持有人有:
提交虚假临床试验或者上市许可申报资料;编造生产检定记录、更改产品批号;提交虚假批签发申报资料,或者采取其他欺骗手段获得批签发证明等属于严重违法行为的
不仅将会没收违法所得,责令停产停业,撤销上市许可证明文件,还会并处货值金额五倍以上十倍以下罚款。
回看长生生物疫苗事件,可以看出国家对疫苗企业乱象的整治趋于严厉:
2017年11月 344万
武汉生物与长生生物一同被披露生产的共两批吸附无细胞百白破联合疫苗效价指标不符合标准规定,涉事的65.31万支疫苗销往山东、重庆、河北三省市。
2018年7月18日,吉林省食药监局决定,对长春长生给予没收库存的“吸附无细胞百白破联合疫苗”186支、没收违法所得85万元、处违法生产药品货值金额三倍罚款258万元,罚没款总计344万元。
2018年7月21日 91亿
长生生物2017年被发现25万支“吸附无细胞百白破联合疫苗”检验不符合规定,而这25万支疫苗几乎已经全部销售到山东,库存中仅剩186支。
国家药品监督管理局撤销长春长生狂犬病疫苗药品批准证明文件:没收违法生产的疫苗、违法所得18.9亿元,处违法生产、销售货值金额三倍罚款72.1亿元,罚没款共计91亿元。
从300多万元到91亿,有人说是“杀鸡儆猴”。那如今《疫苗征求意见稿》中的10倍罚金,更像是拉起一条疫苗企业中的高压警戒线,犯不得、想不得,也让民众看见国家惩凶除恶、打击违法决心。
4
国内赔偿案例
长生生物被爆出违法违规生产狂犬病疫苗后引起众怒,全国上下都密切关注事件的后续发展。鉴于此次案件是疫苗管理法还未正式出台前影响最大的疫苗安全案件之一,其对接种疫苗受害人的赔偿也广受讨论:
长春长生公司狂犬病问题疫苗赔偿实施方案:
造成一般残疾的,一次性赔偿20万元/人;
造成重度残疾或瘫痪的,一次性赔偿50万元/人;
导致死亡的,一次性赔偿65万元/人
与受害者们终生的病痛甚至失去宝贵的生命相比,几十万的赔偿金显得微不足道。
5
国际赔偿案例
疫苗18世纪末在英国被发明,虽然它已经成为了现今社会中人类避免疾病不可或缺的武器,但是依旧有许多安全问题如影随形,各国也相继采取措施、商讨法案,保障接种人权益。
1
美国
美国国会于1986年通过了《国家儿童疫苗伤害法案》(NCVIA),又从1989年起利用信托基金开始实施“国家疫苗伤害补偿计划”(NVICP),1986 年,时任美国总统的的罗纳德雷根签署了“国家儿童疫苗伤残法”(NationalChildhood Vaccine Injury Act, NCVIA)。
在 NCVIA 法案制度框架下,美国健康和人口服务部(Department of Health and Human Service, DHHS)在 1988 年建立了“国家疫苗伤残补偿项目”(National Vaccine Injury Compensation Program, NVICP),该项目即是对疫苗提供者和疫苗接受者双方提供一种保护的机制,大大减少了疫苗生产商承担的风险和公共卫生的担忧。
NVICP 类似与补偿基金,资金主要来源于政府对每一只疫苗收取 0.75 美元的税收。
根据资料显示,自 1988 年成立至 2017 年,NVICP 项目共收到 17281 个诉讼案件,其中 6085 件被认定为应该赔偿,赔偿总金额为 39 亿美元。
2000年,19个月大的汉娜接种了预防“百白破”、“麻腮风”等疾病的5种疫苗。然而两天后,活泼好动的汉娜陷入昏昏沉沉且易怒的状态。几个月后,汉娜出现语言、沟通和行为等方面的障碍——即自闭症的症状。汉娜的父母认为这都是当初接种疫苗的过失,并发起诉讼,要求根据“疫苗伤害补偿计划”获得补偿金,并在2008年胜诉。
据CBS新闻报道,汉娜·波林的家人将在第一年获赔超过150万美元,用于照顾汉娜以及其他精神和物质补偿。随后,这个家庭每年还将收到50万美元的护理费用。在汉娜的一生中,总补偿金额或将达到2000万美元。
2
日本
从1948年日本颁布《预防接种法》至今,规定在疫苗使用过程中对出现问题的法律责任追究从无责任、民事责任转为损失补偿和国家赔偿责任。
1948年开始,日本政府要求幼儿必须集体接种乙肝疫苗。因为多地疫苗工作人员为节省成本,重复使用注射针头,导致许多儿童即使接种疫苗成年后还是身患乙肝。意识到自己成为疫苗注射受害者的民众也开始为了捍卫自己的权利而起诉政府。
2011年1月13日,日本法务省正式颁布《特定乙肝疫苗感染者赔偿特别措施法》,其中规定,凡是在1948年至1988年之间接种过重复针头注射的乙肝疫苗者。无论发病与否,均可凭疫苗注射证前往厚生劳动省领取国家赔偿:无症状者赔偿50万日元;乙肝患者赔偿1250万日元;轻度肝硬化赔偿2500万日元;重度肝硬化、肝癌、死亡患者赔偿3600万日元。日本政府总赔偿金额高达390亿美元。
如不肯接受该法律划定的赔偿金额者,还可继续向法院起诉日本政府索取更高额度赔偿。
6
舆论观点
1
人民网转发法制日报消息《专门立法升级疫苗安全》,强调了本次为疫苗专门立法,是我国疫苗史上的标志性事件,同时肯定了疫苗管理法的出台,弥补了许多制度漏洞,以更有威慑力的法律效应保障了全体公民的权益,严格规范监管部门及生产厂家行为,将增加公众对疫苗的信心。
2
(江氏小盗龙 粉丝695万/ 虾米妈咪 粉丝295万)
微博上,许多大V转发官媒报道,为呼吁民众积极参与意见征求活动,用自身行动推动疫苗管理法的出台,保护自身权益。对此网民回应也较为积极,认为意见征求法既是民主的体现,也使民众对国家更加信任。
本期编辑:黄钰霖 (实习生)
您有任何意见或建议,欢迎来电来信跟我们沟通哇~
Email:hqyq@globaltimes.com.cn
Tel:010-65367795
或者私信鸭~~~

