搜索
首页
大数快讯
大数活动
服务超市
文章专题
出海平台
流量密码
出海蓝图
产业赛道
物流仓储
跨境支付
选品策略
实操手册
报告
跨企查
百科
导航
知识体系
工具箱
更多
找货源
跨境招聘
DeepSeek
首页
>
快围观!鑫浩“企业端&监管端”焕新版重磅上线,功能全线升级+全新视觉体验!
>
快围观!鑫浩“企业端&监管端”焕新版重磅上线,功能全线升级+全新视觉体验!
鑫浩安全科技
2021-03-04
3
导读:企业主体责任监管平台更新1界面优化,全新视觉体验1.【优化】UI系统更新升级,优化整体视觉呈现2功能升级,契
企业主体责任监管平台更新
1
界面优化,全新视觉体验
1.【优化】UI系统更新升级,优化整体视觉呈现
2
功能升级,契合市场所需
1.【新增】增加
“视频监控”、“教育培训”
两个版面
2.【新增】“落实主体责任”版块中增加
“落实情况”
功能,可查看落实情况的不同维度占比
3.【新增】“通知公告”版块界面优化,增加
“管理短信”
功能
4.【新增】“通知公告”版块的“管理短信”中,
内置6大类别短信模板
(应急救援、安全生产、社会安全事件、公用卫生事件、事故灾害、温馨提示、自然灾害)
5.【新增】“短信发送”模块中,可根据不同企业条件(重大危险源、危化工艺、有受限空间、涉尘涉爆、重大隐患、所属区域)进行
通讯录筛选
6.【新增】增加
在线“短信充值”
业务,并可查看充值记录
7.【新增】“视频监控”版块中,可根据不同企业条件(重大危险源、危化工艺、有受限空间、涉尘涉爆、重大隐患、所属区域)或企业名称进行
检索查看
企业监控情况
企业
自主双控平台更新
1
细节优化,追求极致体验
1.【优化】登陆界面优化厂
2.【优化】操作优化:“应急管理”版块中,可
直接上传
区疏散图、消防设施分布图,并
支持jgp、png、gif等格式
3.【优化】“帮助中心”界面优化
4.【优化】“展示看板”界面优化
5.【优化】优化了部分功能细节
2
功能出新,
服务
提质增效
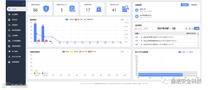
1.【新增】“工作台”界面升级优化,新增“隐患情况”
按周、按月统计查询
功能
2.【新增】“工作台”界面升级优化,新增“
风险巡查情况”统计柱状图
功能,可按月、按周查看
3.【新增】“工作台”增加
“每月工作完成情况”
进度条,可直观查看每月工作完成百分比
4.【新增】“系统提醒”分为消息提醒及预警预告,可分类展示提醒情况
5.【新增】“消息通知”中添加
“已读、未读”状态显示
6.【新增】“企业管理”版块中的“用户管理”,增加
批量修改
功能:可全选或者批量修改用户密码、用户当前状态等信息
7.【新增】在“企业管理”—“基本信息”版块,对
“安全管理机构”
中的管理部门、管理职务、管理人员进行功能优化,并可以
下载模板批量上传
8.【新增】“风险管控”中增加
批量修改风险管控责任人
:用户多选点击编辑进入批量修改管控责任人页面,单选则进入常规修改页面
9.【新增】“风险管控”中增加
批量删除
功能
10.【新增】“事故隐患管理”版块中的
“隐患排查”
模块增加
批量删除
功能
11.【新增】“事故隐患管理”版块中的
“隐患审核”
界面优化,
审核及隐患查看一键操作
12.【新增】
“到期提醒”
增加
颜色演示
【声明】内容源于网络
0
0
鑫浩安全科技
公司现安全评价业务,职业卫生技术服务,雷电防护装置检测、技术服务、技术咨询、社会稳定风险评估、安全设施设计、安全验收评价、安全风险分级管控、安全生产事故应急救援预案、安全生产标准化三级达标自评指导、通航影响评价、涉路安全技术评价、防洪评价
内容
358
粉丝
0
关注
在线咨询
鑫浩安全科技
公司现安全评价业务,职业卫生技术服务,雷电防护装置检测、技术服务、技术咨询、社会稳定风险评估、安全设施设计、安全验收评价、安全风险分级管控、安全生产事故应急救援预案、安全生产标准化三级达标自评指导、通航影响评价、涉路安全技术评价、防洪评价
总阅读
984
粉丝
0
内容
358
在线咨询
关注