总有人吐槽
安全员就是企业安全“保姆”
他们似乎必须无所不能,却很难定位
企业要求安全员做到事无巨细
凡事都要亲力亲为,不能有一丝懈怠
每天忙前忙后,却没忙出工作成效
重点是出了事故,第一个被追责
这让众多的安全员叫苦不迭,压力山大

眼下,新安法的实施标志着
“全员安全生产责任制”时代来临
安全责任划分更加明确
直接处罚对象全面扩大
安全不再只是安全管理部门的事
可是,回归现实
企业负责人“重生产、轻安全”现象普遍
自身缺乏安全专业知识和管理能力
习惯将安全工作“全权”交给
【权轻事杂】的安全部门
不出问题不知道,一出问题吓一跳
其他部门对安全工作置若罔闻
一直充当“旁观者”的身份
认定安全管理就是安全部门的事
一线员工对风险认知不足
自以为是熟练工,“侥幸心理”严重
不听劝阻地违规操作
俨然成了自己的“催命符”
(女工违规操作被卷入机器)
(未佩戴安全帽且违规卸货,货物直砸头颅)
试问,一次事故的发生
企业到底会有多大损失?
我们以【死亡1人】为例
保守估计
直接的经济损失至少为200万以上

纵使生产搞再好,没有安全皆为零
出了事故,问责追责不是目的
唯有切实重视安全生产
从上至下扎实做好安全管理
从源头防范事故风险才是根本
说到源头防范事故风险
【安全检查】成了关键一环
检查任务繁重
专业知识不足
资料整编费时
各类数据统计分析困难
台账留存调取不便
......
是不是早已让你头疼不已?
一个小工具
就能帮你解决以上烦恼!
↓↓↓
安全检查智能管理系统
助力安全人专业、快速的开展安全检查
真正实现检查工作提效减负
不管你是政府检查人员
企业安全管理人员
或是第三方安全服务技术人员
这个小工具都能帮你大忙
01
日常安全检查
简单“三步曲”快速搞定
查什么►
检查表单参考,一目了然!
依据行业及日常检查需求
内置多套“推荐检查表”
提供全面精准的检查项目
有效解决
“问题点发现不全,检查不全面”等问题
实现“清单式”检查

怎么查►
海量隐患库支撑,快速排查!
系统内置了30多个行业
近400个专业隐患数据库
支持问题点“模糊搜索”
隐患描述、检查依据、整改建议等一目了然
有效降低对检查人员专业度要求

出报告►
检查报告一键生成,在线存档!
依据系统指引
完成检查流程后
自动形成检查报告
支持在线签名确认
检查报告精准搜索
一键导出或批量下载

02
检查工作做了那么多
工作效率如何快速提升?
全面掌握执行进度
再也不担心工作扯皮
直观展示对应隐患管理执行进度
检查人、整改期限、复查人一目了然
各个环节责任落实到人
实现隐患闭环管理

检查记录信息化留存
和纸质记录说byebye!
随时查询相关检查记录详情
实现检查类型、检查日期、检查人等便捷搜索
有效解决纸质台账储存空间大、易损坏丢失等问题
方便随时调取并查阅相关情况

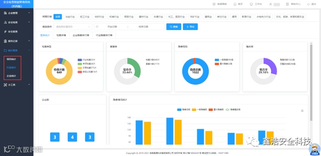
检查情况统计分析
日常迎检轻松应对
构建可视化数据中心
检查/复查情况、隐患整改率
检查报告、员工业务排名等
数据情况一目了然
安全隐患底数清晰
支持多维度安全检查数据统计与分析
智能输出各类报表
轻松应对日常突击检查

03
安全专业知识短板太多?
送你一个在线安全“智库”
支持法律法规、技术规范
危险化工工艺、职业危害因素
重大危险源判定便捷查询
专业辅助开展安全检查工作
海量安全知识库、事故案例库
体系资料库、风险库实时更新
助你提升安全管理水平
5大应用版本
任君挑选

电脑端+手机端
协同办公
数据实时共享
操作便捷易上手
如果你的专业知识受限
检查效率亟待堪忧?
学会借力好工具
简直不要太省心


