大数跨境

安全检查智能管理系统,高效助力政府监管人员专业、快捷地开展日常检查工作。

安全检查智能管理系统,高效助力政府监管人员专业、快捷地开展日常检查工作。 鑫浩安全科技
2022-08-15
2
导读:创新研发了安全检查智能管理系统,高效助力政府监管人员专业、快捷地开展日常检查工作,真正实现降本增效。➤ 这是

创新研发了安全检查智能管理系统,高效助力政府监管人员专业、快捷地开展日常检查工作,真正实现降本增效。

➤ 这是一个什么工具

安全检查智能管理系统是一款高效解决安全检查人员“查什么、怎么查、出报告等难题检查小工具。系统匹配了电脑端+移动端小程序,用户可通过账号登陆参与系统管理,完成安全检查、安全复查、现场签字及生成报告等一系列动作。

应用场景

适用于 应急管理及负有安全生产监管职责的部门对下辖企业或单位进行安全检查,可为下辖企业或单位配备安全检查账号, 实现监管与被监管隐患排查治理数据互通

安全检查“得力助手”

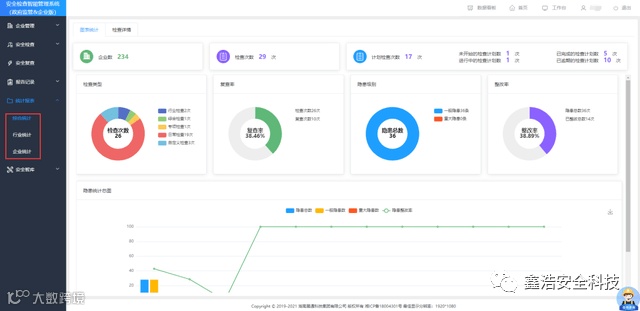
▶ 01/ 工作成果直观可视,监管工作有的放矢

实现政府与企业检查数据互通,并集成汇总各类业务数据,如企业检查和复查情况、隐患整改率、辖区隐患统计、安全检查工作排名榜、检查计划实施进度等,辖区安全隐患底数清晰

▲数据看板

实现行业、企业等多维度安全检查情况数据统计与分析,智能输出报表,为监管部门科学施策提供精准的数据支撑

▲统计报表

▶ 02/ 检查计划实时下发,企业执行进度清晰掌握

监管部门可实时下发检查计划,要求辖区企业按照规定时间、特定的检查表完成指定的安全检查任务,实时更新跟进辖区企业对检查计划的执行情况和隐患治理情况。

▲检查计划

▶ 03/ 检查项目清单指引,“查什么”一目了然

系统依据辖区企业所属行业及专业情况,内置多套“推荐检查表”,可为安全检查提供全面精准的检查项目,有效解决“现场隐患辨识不全检查不全面”等问题,实现“清单式”检查。

▲推荐检查表

▶ 04/ 海量隐患库支撑,告别专业知识局限,节省排查时间

系统内置了30多行业,近400专业的隐患数据库,支持隐患描述模糊搜索,对应检查依据、整改建议、隐患级别等一目了然,快速提升排查效率;用户也可根据个人工作习惯在自建隐患库内新增或导入隐患数据。

▲推荐隐患库

▶ 05/ 检查情况便捷录入,线上记录存储,检查报告一键生成

支持现场快捷检查、引用推荐检查表、自建检查表三种方式进行安全检查,可随时查询相关检查记录,直观展示检查详情,有效解决纸质台账储存空间大、容易损坏丢失等问题。

▲检查记录

检查流程完成后,可自动形成检查报告,支持在线签名确认、检查报告精准搜索、一键导出或下载报告

▲检查报告

▶ 06/三大智库专业助力,快速补齐知识短板

平台配置“查一查”、“学一学”功能,提供法律法规、技术规范、危险化工工艺、职业危害因素、安全知识库、事故案例库等便捷查询;支持“重大危险源判定”,输入危险化学品名称及存量一键计算结果。

▲安全智库--学一学

▶ 07/ 手持终端移动办公,工作效率切实提升

系统配备了小程序端,并与电脑端数据实时互联共享,方便检查人员开展日常安全检查工作;随即生成安全检查/复查报告,增加工作的灵活性及便利性。


【声明】内容源于网络
0
0
鑫浩安全科技
公司现安全评价业务,职业卫生技术服务,雷电防护装置检测、技术服务、技术咨询、社会稳定风险评估、安全设施设计、安全验收评价、安全风险分级管控、安全生产事故应急救援预案、安全生产标准化三级达标自评指导、通航影响评价、涉路安全技术评价、防洪评价
内容 358
粉丝 0
鑫浩安全科技 公司现安全评价业务,职业卫生技术服务,雷电防护装置检测、技术服务、技术咨询、社会稳定风险评估、安全设施设计、安全验收评价、安全风险分级管控、安全生产事故应急救援预案、安全生产标准化三级达标自评指导、通航影响评价、涉路安全技术评价、防洪评价
总阅读540
粉丝0
内容358