SEO)">
Help You Measure Brand Awareness
附:品牌如何影响SEO
品牌曝光是指你的目标受众对你的品牌及其产品或服务的认知和记忆程度。这包括品牌识别、回想以及市场主导地位。
品牌曝光可以分为两类:
-
辅助曝光:消费者在看到品牌名称或标志时能够识别出品牌的程度。
-
无辅助曝光:当消费者想到某个特定产品或服务类别时,品牌自然浮现在他们脑海中的可能性,也被称为顶级意识。
以上两种曝光都依据“定位理论”,心智的侵占,往往是营销的最高境界。
在购买旅程中提升品牌曝光,对于帮助潜在客户完成购买的过程极其重要。

因此,提高品牌曝光也是获取销售的第一步。无人知晓,自然就无人购买。(文章来源:Semrush)
跟踪品牌曝光可以帮助你了解你在实现营销或业务目标方面的效果。例如,提高转化率、改善参与度或进入新市场。
具体来说,评估品牌曝光有以下好处:
-
了解市场地位:将自身品牌曝光度与竞争对手进行比较。
-
评估营销活动的效果:通过时间衡量品牌曝光度的变化,以了解自身宣传活动是否产生了效果。
-
指导商业和营销决策:利用品牌曝光测量得出的见解来影响公司的战略。
-
改善受众定位:根据不同人口统计数据测量品牌曝光度,识别熟悉自身品牌和那些可能还未听说过你的品牌的群体。
-
了解客户看法:了解你的品牌在目标受众中的共鸣程度。
9 Ways To Evaluate Brand Exposure
社交监听
社交监听帮助你可以跟踪社交媒体、博客、论坛或新闻网站上的品牌提及。帮助你基于品牌在对话中出现的频率来衡量品牌曝光。
社交监听还帮助你了解受众的情绪态度,即人们对品牌的感觉和看法。
例如,如果你是一家推出新款深盘披萨的披萨餐厅,你可以使用社交监听来衡量有多少人在线上提到你的餐厅,这表明品牌曝光度。当使用社交监听时,查看以下指标:
● 品牌总提及次数
● 积极品牌提及次数
● 消极品牌提及次数
● 中立品牌提及次数
使用像Semrush的Media Monitoring(媒体监控)这样的社交监听工具来衡量品牌提及次数、覆盖面、曝光度和受众情绪。
在Semrush应用中心的“Categories”下查找“Media Monitoring ”。
一开始,只需输入两个品牌关键字或主题标签即可。选择对应语言。然后,单击“Create Project”👇

🔍Media Monitoring工具将对和你输入的关键字的提及进行检索,并生成包含其发现的报告。
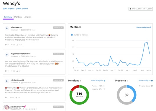
例如,在“Summary”选项卡显示你的品牌的最新的品牌提及。以及按日期列出提及量的图表。如果这个数字在增加,则表明越来越多的人开始意识到你的品牌。
查看“Presence”得分来衡量品牌在指定时间范围内的受欢迎程度。使用此指标来衡量品牌知名度并设定基准。

🧩点击“mention”选项卡可查看按日期排序的所有品牌提及情况,并查看用户的情绪。包括中性、积极、消极。

单击“Analysis”选项卡以了解有关您的影响力和认知度的更多信息。例如:
● 特定时间段内的提及
● 品牌覆盖面(对包含您的品牌的帖子获得的印象数的估计)
● 人们对您的业务有何看法
● 提及您品牌的最有影响力的网站

声量份额
声量份额(Share of Voice)衡量自身品牌在市场中相对于竞争对手的可见度和听众关注度。从中我们可以得到以下洞察:
● 品牌存在感:了解自身品牌在市场中吸引了多少注意力。例如,一个高声量份额的企业可能会获得大量媒体报道或在搜索引擎结果页面(SERP)中有更高的出现频率。
● 品牌定位:了解你的品牌在市场中的位置,并与竞争对手进行比较。例如,较高的声量份额可能意味着你的品牌在市场或行业中比其他企业更知名。
● 营销效果:使用声量份额来评估品牌营销活动的效果。增加声量份额可能与品牌曝光、参与度和考虑度的提高相关。
通过将网站流量、社交关注者/参与度以及付费广告投放与行业或市场中的竞争对手进行比较来衡量品牌的Share of Voice。
然后,使用针对这些数据来调整营销策略。

例如,如果你注意到竞争对手3在社交媒体上的 SOV 比你高,那么就集中精力改进你的社交媒体内容策略,以增加你的声音份额。而需要找到您的网站流量的SOV,使用Semrush的排名跟踪功能(Position Tracking)。这样可以帮助您查看自身品牌和竞争对手的SOV。

社交媒体 KPIs
要衡量社交媒体上的品牌知名度,需要关注核心的KPI指标 ,这些指标能够告诉我们目标受众对自身品牌的认知、记忆和参与程度。比如:
● 到达率:在用户信息流中看到一篇文章的独立用户总数
● 展示数:在用户的信息流中显示一篇文章的总次数
● 参与率:衡量一篇文章的参与次数相对于关注者总数的增长率
● 受众增长率:在一定时间内你的账户拥有的关注者数量的增加或减少视频
● 浏览量:用户看到你的视频内容的次数
这些指标的增加表明自身品牌在线知名度正在提高。这可能来自付费的社交策划,KOL营销,或社交自然搜索。使用像Semrush的Social Analytics这样的工具来衡量关键的社交媒体指标。包括参与率,粉丝增长,覆盖范围,等等。
首先,连接要分析的帐户。使用Semrush的社媒配置指南帮助快速实现绑定。
在“ Overview”选项卡上,就能看到绑定的社媒帐户和重要指标的概览。


