近日,蓝幸推出了最新产品版本——SCATLAS V4.0。此次版本更新为两年来最大的迭代,包含了整体UI的更新,算法功能的增强,其他优化算法功能的换代。新版本一经发布便受到了市场用户的一致好评。

所有功能控件,如模型输入、场景编辑、模型运行和模型输出等,都经过重新设计,优化了操作逻辑,让用户更加轻松地使用。
02
算法迭代
新版本最大的亮点是算法功能的显著提升。
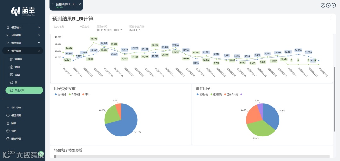
采用线性图表和环形图表的形式展示BI的预测成果
-
预测功能经过新的AI算法迭代,这种新算法能更有效地学习识别因子的相关性及影响权重,同时,算法增加了自动优化模型参数的能力,不仅大大提升了预测的准确性和可解释性,而且还大幅降低人员建模的工作负担和模型调参的工作量。
供应链计划功能参数设置概览-
优化算法增强了共计58个供应链计划相关的功能参数设置,包括延迟交货策略、需求均分策略、库存限制策略、生产均衡性策略等策略设置,从而更全面地覆盖市场的供应链优化需求。


