
一年一度,最后的荣光时刻终于到来!11月9日,开源之夏2024结项名单正式出炉!
从3月到11月,开源之夏2024与大家一起从春天走进冬日。168家开源社区,561个项目任务,近500所高校的2500多名学生报名参与,产生了518位中选学生;在经历了3个月的项目开发和1个月的代码合入期,最终455位同学通过了导师、社区和组委会的考核,成功结项。恭喜所有成功结项的同学,愿你们以此为新的起点,怀抱开源热情,继续探索开源之路,深耕社区,在开源贡献中实现和突破更高的自我价值。同时,也衷心感谢每位项目导师与社区负责人的悉心指导与辛勤付出,用自己的专业与经验带领学生深入认识开源、参与开源。开源之旅,因你们而精彩!
结项公示地址:https://summer-ospp.ac.cn/final
# Amoro 结项公示
| 学生姓名 | 项目名称 | 社区导师 |
|---|---|---|
| 王昱翔 | Amoro 完善在 Kubernetes 部署环境下的扩展 | 陈政羽 |
| 周伟 | Amoro AMS 首页添加系统指标接口和相关图表 | 周劲松 |
# Amoro 完善在 Kubernetes 部署环境下的扩展
扩展K8S Optimizer Container的功能,这是我们对云原生环境中优化技术的初步探索。目前,该项目已实现基础支持,我们希望能进一步开发并完善其能力,以全面支持云原生应用的性能优化。我们需要在当前实现的基础上,扩展K8S PodTemplate功能,支持更多的个性化容器配置和默认配置,在部署前我们可以通过Helm Chart 设置这个模板作为默认参数注入到AMS中。同时完善K8S Standalone On K8S Optimizer 部分单元测试,保证模块正确性和完整性。王昱翔同学加入参与这部分功能开发,目前K8S Optimizer Container 支持PodTemplate模板,可以扩展更多部署参数,欢迎大家在未来0.8测试使用。
# Amoro AMS 首页添加系统指标接口和相关图表
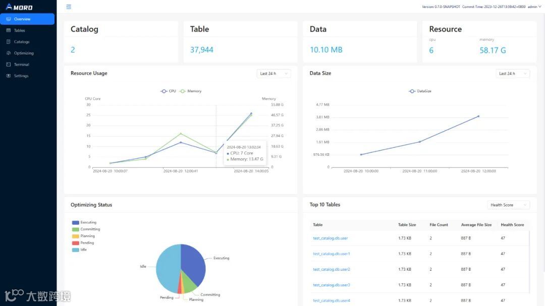
之前的Amoro项目部署后,首页是一些项目简介。希望提供一个全局监控大盘,能够展示Amoro基础指标和表的一些摘要,达到图下以下效果。其中包括当前注册的Catalog数量,Table总数量,数据总量,资源总体使用率,Top10资源使用率等相关表优化信息,其中涉及到前端接口和后端接口联调,我们希望首页能预览湖仓情况。周伟同学加入参与这部分功能开发,首页由原来单调的介绍变为目前一览湖仓运行状况。

目前以上功能均已经合并至主分支,并且以插件化形式提供给Amoro使用。欢迎大家尝试。社区感谢2位导师和同学们的付出,让Amoro功能更加完善~
# 关于开源之夏
“开源之夏(英文简称 OSPP)”是中国科学院软件研究所“开源软件供应链点亮计划”指导下的系列暑期活动,由中国科学院软件研究所和华为技术有限公司共同主办、中科南京软件技术研究院承办,旨在鼓励在校学生积极参与开源软件的开发维护,培养和发掘更多优秀的开发者,促进优秀开源软件社区的蓬勃发展,助力开源软件供应链建设。
活动联合各大开源社区,针对重要开源软件的开发与维护提供项目,并向全球高校学生开放报名。学生可自主选择感兴趣的项目进行申请,中选后在项目资深开发者(社区导师)的指导下进行开发。根据项目的难易程度和完成情况,结项者将获取开源之夏活动奖金和结项证书。Amoro本次活动共参与2个项目~


