TiDB
神州数码云基地
在 TiDB 上的尝试、调研与分享
本期作者
何傲
高级后端开发工程师
一个来自神码钛合金战队的
TiDB爱好者
最近在做一个基于MySQL开发的TiDB POC测试,本次投入的测试数据大概900张表,最大单表6千多万行。
这个规模不算大,整个过程应该是非常顺利的。但当系统在TiDB上跑起来后,通过Dashboard观察到有一条SQL非常规律性地出现在慢查询页面中。感觉必有蹊跷。
基于这个问题,我进行了一个小小的索引调整,性能居然升了666倍!本期我们便深入分析,如何发现问题、正确使用索引来提升性能。
#问题现象
以下是从Dashboard中抓出来的原始SQL和执行计划,总共消耗了1.2s。其中绝大部分时间都花在了Coprocessor扫描数据中:
```sqlSELECT {31个字段}FROMjob_cm_dataWHERE(group_id = 'GROUP_MATERIAL'AND cur_thread = 1AND pre_excutetime < '2022-04-27 11:55:00.018'AND ynflag = 1AND flag = 0)ORDER BYidLIMIT200;```
```sqlid task estRows operator info actRows execution info memory diskProjection_7 root 200 test_ba.job_cm_data.id, test_ba.job_cm_data.common_job_type, test_ba.job_cm_data.org_code, test_ba.job_cm_data.key_one, test_ba.job_cm_data.key_two, test_ba.job_cm_data.key_three, test_ba.job_cm_data.key_four, test_ba.job_cm_data.key_five, test_ba.job_cm_data.key_six, test_ba.job_cm_data.key_seven, test_ba.job_cm_data.key_eight, test_ba.job_cm_data.permission_one, test_ba.job_cm_data.permission_two, test_ba.job_cm_data.permission_three, test_ba.job_cm_data.cur_thread, test_ba.job_cm_data.group_id, test_ba.job_cm_data.max_execute_count, test_ba.job_cm_data.remain_execute_count, test_ba.job_cm_data.total_execute_count, test_ba.job_cm_data.pre_excutetime, test_ba.job_cm_data.related_data, test_ba.job_cm_data.delay_time, test_ba.job_cm_data.error_message, test_ba.job_cm_data.flag, test_ba.job_cm_data.ynflag, test_ba.job_cm_data.create_time, test_ba.job_cm_data.update_time, test_ba.job_cm_data.create_user, test_ba.job_cm_data.update_user, test_ba.job_cm_data.ip, test_ba.job_cm_data.version_num 0 time:1.17s, loops:1, Concurrency:OFF 83.8 KB N/A└─Limit_14 root 200 offset:0, count:200 0 time:1.17s, loops:1 N/A N/A└─Selection_31 root 200 eq(test_ba.job_cm_data.ynflag, 1) 0 time:1.17s, loops:1 16.3 KB N/A└─IndexLookUp_41 root 200 0 time:1.17s, loops:1, index_task: {total_time: 864.6ms, fetch_handle: 26.1ms, build: 53.3ms, wait: 785.2ms}, table_task: {total_time: 4.88s, num: 17, concurrency: 5} 4.06 MB N/A├─IndexRangeScan_38 cop[tikv] 7577.15 table:job_cm_data, index:idx_group_id(group_id), range:["GROUP_MATERIAL","GROUP_MATERIAL"], keep order:true 258733 time:3.34ms, loops:255, cop_task: {num: 1, max: 2.45ms, proc_keys: 0, rpc_num: 1, rpc_time: 2.43ms, copr_cache_hit_ratio: 1.00}, tikv_task:{time:146ms, loops:257} N/A N/A└─Selection_40 cop[tikv] 200 eq(test_ba.job_cm_data.cur_thread, 1), eq(test_ba.job_cm_data.flag, 0), lt(test_ba.job_cm_data.pre_excutetime, 2022-04-27 11:55:00.018000) 0 time:4.68s, loops:17, cop_task: {num: 18, max: 411.4ms, min: 15.1ms, avg: 263ms, p95: 411.4ms, max_proc_keys: 20480, p95_proc_keys: 20480, tot_proc: 4.41s, tot_wait: 6ms, rpc_num: 18, rpc_time: 4.73s, copr_cache_hit_ratio: 0.00}, tikv_task:{proc max:382ms, min:12ms, p80:376ms, p95:382ms, iters:341, tasks:18}, scan_detail: {total_process_keys: 258733, total_process_keys_size: 100627600, total_keys: 517466, rocksdb: {delete_skipped_count: 0, key_skipped_count: 258733, block: {cache_hit_count: 1296941, read_count: 0, read_byte: 0 Bytes}}} N/A N/A└─TableRowIDScan_39 cop[tikv] 7577.15 table:job_cm_data, keep order:false 258733 tikv_task:{proc max:381ms, min:12ms, p80:375ms, p95:381ms, iters:341, tasks:18} N/A N/A```
这个执行计划比较简单,稍微分析一下可以看出它的执行流程:
1.先用IndexRangeScan算子扫描idx_group_id这个索引,得到了258733行符合条件的rowid
2. 接着拿rowid去做TableRowIDScan扫描每一行数据并进行过滤,得到了0行数据
3. 以上两步组成了一个IndexLookUp回表操作,返回结果交给TiDB节点做Limit,得到0行数据
4. 最后做一个字段投影Projection得到最终结果
从execution info中看到主要的时间都花在Selection_40这一步,初步判断为大量回表导致性能问题。
小技巧:看到IndexRangeScan中Loops特别大的,要引起重视了。
#深入分析
根据经验推断,回表多说明索引效果不好,先看一下这个表的总行数是多少:
```sqlmysql> select count(1) from job_cm_data;+----------+| count(1) |+----------+| 311994 |+----------+1 row in set (0.05 sec)```
从回表数量来看,这个索引字段的区分度肯定不太行,我们来进一步验证这个推断:
```sqlmysql> select group_id,count(1) from job_cm_data group by group_id;+------------------------------+----------+| group_id | count(1) |+------------------------------+----------+| GROUP_HOUSELINK | 20 || GROUP_LMSMATER | 37667 || GROUP_MATERIAL | 258733 || GROUP_MATERISYNC | 15555 || GROUP_WAREHOUSE_CONTRACT | 7 || GROUP_WAREHOUSE_CONTRACT_ADD | 12 |+------------------------------+----------+6 rows in set (0.01 sec)```
从上面两个结果可以判断出idx_group_id这个索引有以下问题:
1. 区分度非常差,只有6个不同值
2. 数据分布非常不均匀,GROUP_MATERIAL这个值占比超过了80%
所以这是一个非常失败的索引。
# 尝试直接删掉索引
对于文中的SQL而言,首先要从索引中扫描出258733个rowid,再用它去查原始数据。这不仅不能提高查询效率,反而让查询变的更慢了。
我们尝试把这个索引删掉再执行一遍SQL。
```sqlmysql> alter table job_cm_data drop index idx_group_id;Query OK, 0 rows affected (0.52 sec)```
从这个执行计划看到现在已经变成了全表扫描,但是执行时间却比之前缩短了一倍多,而且当命中Coprocessor Cache的时候速度就更快了:
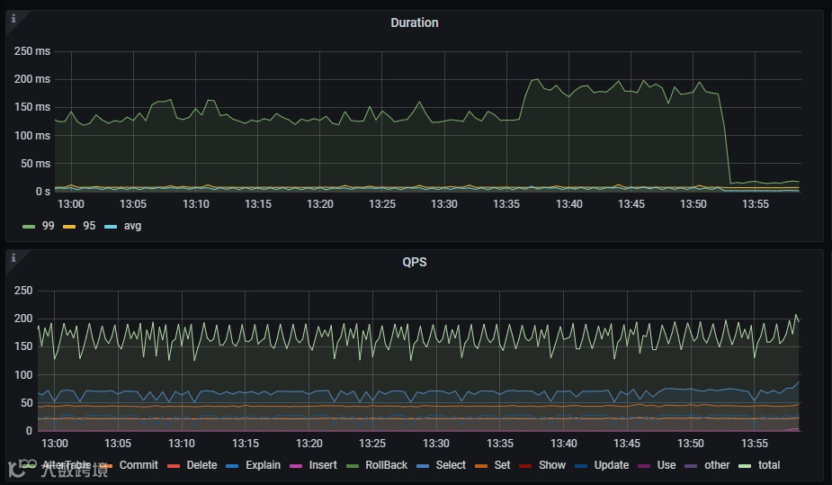
正当我觉得删掉索引就万事大吉的时候,监控里的Duration 99线突然升高到了200多ms。满脸问号赶紧查一下慢日志是什么情况?发现这条SQL执行时间虽然变短了,但是慢SQL突然就变多了:
仔细对比SQL后发现,这些SQL是分别查询了group_id的6个值,而且频率还很高。也就是说除了前面贴出来的那条SQL变快,其他group_id的查询都变慢了。
因此要解决这个问题仅仅删掉索引是不行的。不仅慢查询变多,duration变高,全表扫描带来的后果会导致TiKV节点的读请求压力特别大。
# 失败后的问题溯源
初始情况下这个表只有2个region,而且leader都在同一个store上,导致该节点CPU使用量暴增,读热点问题非常明显。
经过手动切分region后把请求分摊到3个TiKV节点中,但Unified Readpool CPU还是都达到了80%左右,热力图最高每分钟流量6G。
让我们看看应该如何来解决。
#解决思路
#1
确定任务目标
既然全表扫描行不通,那解决思路还是想办法让它用上索引。
经过沟通,得知这是一个存储定时任务元数据的表。虽然查询很频繁但是每次返回的结果集很少,真实业务中没有那多需要处理的任务。
基于这个背景,我联想到可以通过查索引得出最终符合条件的rowid,再拿这个小结果集去回表就可以大幅提升性能了。
#2
组成复合索引
很显然,通过上述原理,我们需要一个复合索引。(也称为联合索引、组合索引,即把多个字段放在一个索引中。)
对于本文中的案例,可以考虑把where查询字段组成一个复合索引。
但怎么去组合字段其实是大有讲究的,很多人可能会一股脑把5个条件创建索引:
```sqlALTER TABLE `test`.`job_cm_data`ADD INDEX `idx_muti`(`group_id`, `cur_thread`,`pre_excutetime`,`ynflag`,`flag`);```
确实,从这个执行计划可以看到性能有了大幅提升,比全表扫描快了10倍。那是不是可以收工了?还不行。
这个索引存在两个问题:
1. 5个索引字段有点太多了,维护成本大.
2. 5万多个索引扫描结果也有点太多(因为只用到了3个字段)。
#3
优化再尝试
基于前面贴出来的表统计信息和索引创建原则,索引字段的区分度一定要高。
这5个查询字段里面pre_excutetime有35068个不同的值比较适合建索引,group_id从开始就已经排除了。
cur_thread有6个不同值,每个值数量都很均匀也不适合。ynflag列所有数据都是1可以直接放弃,最后剩下flag需要特别看一下。
```sqlmysql> select flag,count(1) from job_cm_data group by flag;+------+----------+| flag | count(1) |+------+----------+| 2 | 277832 || 4 | 30 || 1 | 34132 |+------+----------+3 rows in set (0.06 sec)```
从上面这个输出结果来看,它也算不上一个好的索引字段。但巧就巧在实际业务都是查询flag=0的数据,也就是说如果给它建了索引,在索引里就能排除掉99%以上的数据。
有点意思,那就建个索引试试。
```sqlALTER TABLE `test`.`job_cm_data`ADD INDEX `idx_muti`(`pre_excutetime`,`flag`);```
这个结果好像和预期的不太对呀,怎么成扫描31万行索引了?
别忘了,复合索引有个最左匹配原则,而这个pre_excutetime刚好是范围查询,所以实际只用到了pre_excutetime这个索引。
而偏偏整个表的数据都符合筛选的时间段,其实就相当于IndexFullScan了。那我们需要再把字段顺序换个位置:
```sqlALTER TABLE `test`.`job_cm_data`ADD INDEX `idx_muti`(`flag``pre_excutetime`);```
看到执行时间这下满足了!在没有使用Coprocessor Cache的情况下执行时间也只需要1.8ms。
一个小小的索引调整,性能提升666倍。
#4
原理解析
建复合索引其实还有个原则,就是区分度高的字段要放在前面。
因为复合索引是从左往右去对比,区分区高的字段放前面就能大幅减少后面字段对比的范围,从而让索引的效率最大化。
这就相当于层层过滤,大家都希望每一层都尽可能多的过滤掉无效数据,不希望10万行进来的时候到最后一层还是10万行。
在这个例子中,flag就是一个最强的过滤器,放在前面再合适不过。
不过这也要看实际场景,当查询flag的值不为0时,会引起一定量的回表,我们以4(30行)和1(34132行)做下对比:
真实业务中,flag=0的数据不会超过50行,参考上面的结果,50次回表也就10ms以内,性能依然不错,完全符合要求。
我认为应用层面允许调整SQL的话,再限制下pre_excutetime的最小时间,就可以算是个最好的解决方案了。你觉得呢?
#5
看看成果
最后上一组图看看优化前后的对比。
#索引知识点总结
本次的这个例子就是想告诉大家,索引是个好东西,但并不是银弹,加的不好就难免适得其反。
本文涉及到的索引知识点:
1. 索引字段的区分区要足够高,最佳示例就是唯一索引。
2. 使用索引查询的效率不一定比全表扫描快。
3. 充分利用索引特点减少回表次数。
4. 复合索引的最左匹配原则。
5. 复合索引区分度高的字段放在前面。
碰到问题要能够具体情况具体分析,索引的使用原则估计很多人都背过,怎么能融会贯通去使用还是需要多思考!
索引不规范,DBA两行泪!
如果你身边有一个帮你调SQL的DBA,
且行且珍惜啊~
希望本期的案例能够切实帮助到大家!
扫描下方二维码,
加入群聊,关于 TiDB 你想了解的全都有!

#更多精彩内容






