
最近,妙手收到不少卖家朋友反应:“每个月对账的时候,常常遇到店铺利润明细不准确的情况。明明利润上显示是赚钱的,但是实际计算后发现店铺是亏损的,却找不到具体原因。”其实,究其根本就是:店铺成本支出和实际利润不匹配。
为此,妙手ERP升级【利润明细】里的【导入成本】模块,支持导入广告、运营成本,同时,优化货代运费和其他成本功能,方便卖家朋友更全面地统计店铺成本支出,更精准地计算店铺实际利润,全方位掌握店铺经营状况。
新增导入广告成本
成本统计维度更全面

很多卖家朋友都会在促销、节日等节点设置店铺广告投放,如果这部分的费用没有计算到成本中,则会导致店铺支出与实际利润对应不上。
为此,妙手ERP将店铺广告支出费用纳入成本中,卖家朋友可以按照实际情况,将广告费用分摊至90天以内的不同时间段订单中,成本统计维度更全面。
新增导入运营成本
店铺利润计算更准确

店铺的日常运营免不了一些成本支出,比如软件费用、销售佣金等,可能金额不多,但支出笔数较多,长年累月下来,也是一笔不小的费用。
同理,如果这部分没有计算到成本里,也将成为影响店铺利润计算不准确的一大因素。而妙手ERP支持导入运营成本的新功能,轻松解决这一问题。卖家导入运营成本时,可以选择替换当前运营成本,也可以在当前运营成本基础上进行叠加,店铺利润计算更准确。
优化货代运费及其他成本
支持选择不同货币种类

原先,很多卖家朋友在妙手ERP导入货代费用及其他成本时,由于系统默认币种为人民币,导致上传货代费用及其他成本模板时,需要先将币种换算成人民币再上传,操作较为繁琐。
现在,为提升大家的运营效率,妙手ERP优化货代费用及其他成本功能,支持多种货币类型自由选择,减少操作步骤,快速提升卖家朋友运营效率。
多维度展现成本支出情况
店铺运营状况一目了然

利润明细页面-成本数据汇总

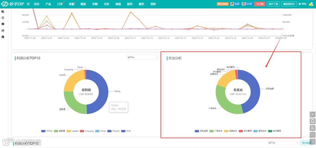
利润概览页面-支出分析
为了方便卖家朋友了解成本支出情况,掌握店铺运营状况,妙手ERP多维度展现成本费用支出详情。
您可以在【数据】-【利润明细】里查看店铺不同成本支出的具体费用,也可以在【数据】-【利润概览】里查看不同成本支出占比,店铺经营状况一目了然。
以上就是妙手ERP此次重要功能更新,更多简单、好用的功能持续开发中,后续上线会第一时间同步给大家,各位敬请期待!


