
手机端的经销商管理系统相信大家并不陌生,随着设备量的增加,数据的增多,大家对多维度的大数据展示、财务报表下载等需求呼声越来越高。
为了帮助大家更智慧的经营,我们亲爱的产品经理拉着程序员小哥和设计师小哥,加班加点,一顿操作猛如虎 终于把经销商PC电脑端的统计系统功能做出来啦!
话不多说,接下来小乐带大家看看经销商PC电脑端都有哪些功能吧。
▼
PC电脑版经销商管理系统

▲
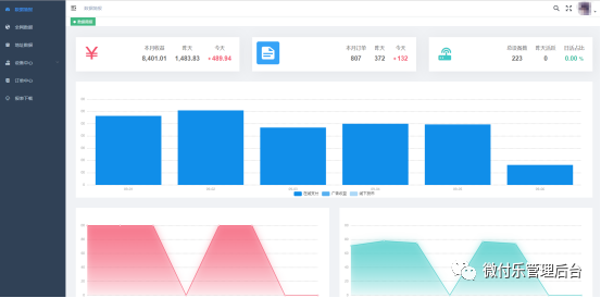
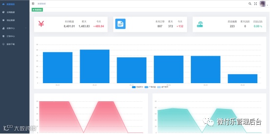
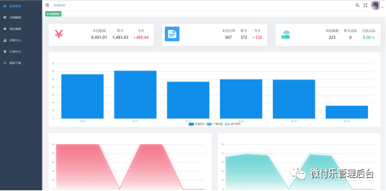
用于设备运营商分析数据,需要在PC电脑上登录使用,属于运营商的数据中台,作为移动端的强力补充,涵盖几乎运营商能够想得到的各种数据报表分析,从硬件到网络到运营数据,全部进行了大数据的拟合分析,通过专业的分析,能够极大的提高运营商的效和智慧经营决策。
▍如何登录经销商电脑端:
▼首先登录《微付乐管理后台》公众号菜单的经销商系统

▼然后在电脑打开浏览器输入:https://www.washpayer.com/dealerAdmin/index.html
▼点击手机版经销商管理系统中的(设备注册)扫描网址中的二维码登录。

▍PC电脑版经销商管理系统功能:
●亮点一:数据简报:今日/昨日订单量,本月总收益、总订单,昨日设备日活以及设备总量,日活占比(昨天被使用过的设备数)。

●亮点二:全网数据中心:用于总览全网数据。包括地图下的设备分布、套餐的消费占比、设备活跃度变化、网络状况变化、时段消费变化、营收趋势。

●亮点三:地址数据中心:用于某个特定地址下的运营分析,可以改善比如网络情况、增减设备。包括时间范围内的各项统计、网络分析、设备活跃度、使用率数据。

●亮点四:设备数据中心:用于分析设备以及设备网络信号,设备运营数据,可以用于改善单个设备情况。包括:成交数据、网络变化分析、用户报障分析等。

●亮点五:订单数据中心:用于分析订单数据,包括用于使用习惯分析等。

●亮点六:数据下载中心:支持报表属于、营收数据的表下载。

▲答应我,以上六大新功能,一定要统统用起来哦~

▍话题
●你觉得电脑版经销商系统对你有用吗?
●哪个功能对你帮助最大?
