

“大家好,我是李启方!今天跟分享金融行业数据分析的干货。
1、业务发展指标

经营状况类指标

资产负债比指标

1、行长综合驾驶舱
a.问题背景
管理决策层需要经常了解各经营业务关键指标,但这些指标分散在不同的业务系统中,导致查阅工作繁琐。同时,管理决策层更注重总体情况而非详细数据,然而海量的指标和数据维度使他们无法迅速获取所需信息。此外,传统的数据统计方法依赖于人工核算和汇报,导致反馈滞后且缺乏实时性。
b.问题解决分析思路
-
利用FineBI制作直观的数据驾驶舱,将业务中产生的关键数据进行呈现,提供给总裁、管理层进行核心指标的查看。 -
针对利润完成率设置警戒线,可以了解哪一段时间利润水平下滑,从而进一步探寻原因。 通过地图、折线图、KPI指标卡等组件,从地理等多个维度观察数据,辅助决策。
c.方案/指标体系
-
分析指标:总资产、总负债、总利润、不良贷款率、总存款、利润完成率等等 -
分析维度:时间、地理维度、各分行、业务条线等等 展现方式:地图、面积图、矩形图、折线图、KPI指标卡等等
d.看板展示和应用价值

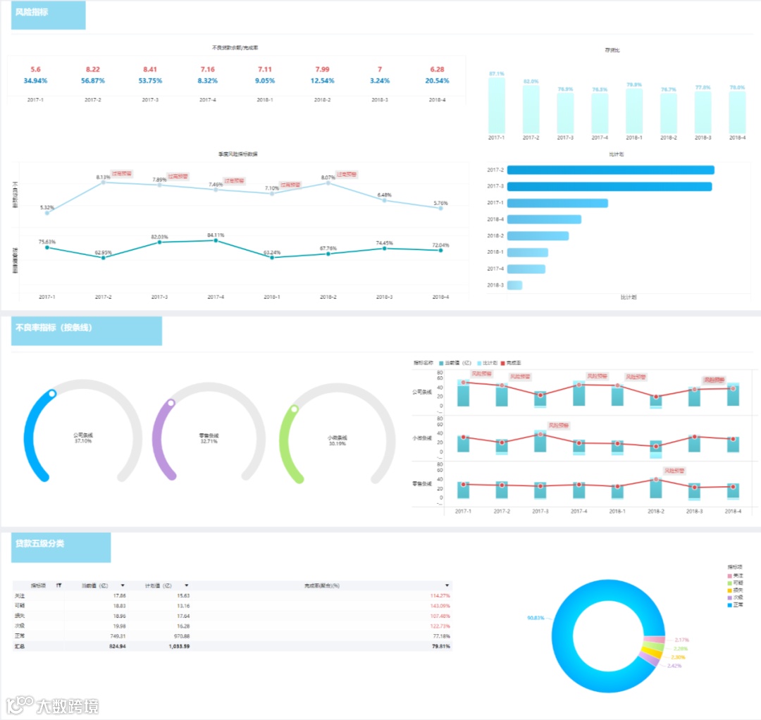
2、风险分析
a.问题背景
目前许多银行与券商已经拥有了不少分散的业务系统,但在系统对接、数据互通,以及分析指标方面还存在不少问题:
-
大部分银行的系统虽然覆盖主要风险类型,但无法实现风险类型的全覆盖,近一半银行的系统仅覆盖子公司的少部分业务,但无法实现各子公司风险数据的全覆 -
虽然支持监管指标的逐日监控,但无法实现操作风险指标的逐日监控,但限额指标体系还不够丰富 依靠手工或半自动化简单工具进行风险数据的收集、核对和整理,无法完全自动生成定期报告
b.问题解决分析思路
-
利用FineBI的多源数据连接,以及自助数据加工能力,保证数据的真实、准确、完整,继而有效的用于风险识别、计量、评估、监测和报告。 每个分公司、业务部门都可利用FineBI的自助分析与简便易上手的可视化组件,制作对应业务方向的风险分析dashboard,真正实现数据驱动业务。
c.方案/指标体系
-
分析指标:不良贷款余额、不良贷款完成率、存货比、比计划、季度风险指标、贷款五级分类占比 -
分析维度:时间、地理维度、各分行、业务条线等等 展现方式:组合图、饼图、指针图、明细表等等
d.看板展示和应用价值

该看板提供一站式风险数据展示平台,满足公司管理层的需求。它具备监管指标管理功能,确保公司的外部风控指标持续符合标准。同时,根据各类风险管理特征,该看板还建立了相应的风险管理功能,以满足不同类型风险的管理需求。
3、权益分析
a.问题背景
-
目前的数据分析工作需要各业务部门在现有平台的业务数据明细表基础上手动加工,通过月报和季报等形式进行数据分析处理后,以图表形式呈现给领导和上级部门审阅,无法在平台中直观展现。 现有的数据分析统计主要以线下文件存储为主,数据采集、汇总、处理、审核和可视化等步骤都需要人力重复劳动,导致效率极低。
b.问题解决分析思路
-
利用FineBI从财务管理系统、万得(wind)系统及流动性管理系统等获得数据。同时也可以从EXCEL电子表格导入方式输入报表数据,方便快捷。 使用FineBI前端组件,将总部多部门多维度或汇总后进行分析,实现将所有机构按机构、条线、部门等形式通过多种财务分析方法(例:趋势分析法、比较分析法、环比分析法、结构分析法)进行展示、排名。
c.方案/指标体系
-
分析指标:净利润、利润预算、存贷款利息净收入、市场类业务利息净收入、中间业务净收入、营业费用等等 -
分析维度:时间、地理维度、各分行、业务条线等等 展现方式:组合图、饼图、指针图、明细表等等
d.看板展示和应用价值

该看板按照日、月、季度、年度等频度展示分析的权益指标,灵活定义权益分析的各项指标和分析结构的能力,可以对权益分析指标结果进行图形效果展示。且分析结果可以通过多种形式(如PDF、Excel等)导出,以便在各集团会议中展示分析成果。
4.资产负债分析
a.问题背景
在当前情况下,资产负债信息缺乏透明度,无法及时获知风险的具体来源;此外,数据反馈的时效性不高,导致大量的重复线下工作,并可能引发手工统计方面的偏差。
b.问题解决分析思路
-
根据业务部门需求设计分析指标,结合图表的联动和钻取,实现多维度动态展示业务数据,并通过PC端和移动端多平台展现,让业务人员实时查看数据。 -
基于业务部门报表设计模板,关联后台数据取数,实现定时自动化生成报表,通过不同查询条件实时自动生成所需报表。 通过数据抽取与整合,将业务平台数据转化为数据仓库,有效整合业务数据并形成有价值的数据资产。
c.方案/指标体系
-
分析指标:资产金额、资产结构占比等等 -
分析维度:时间、地理维度、资产项、资产结构等等 展现方式:组合图、饼图、指针图、明细表等等
d.看板展示和应用价值

将数据从业务系统中抽取存储于FineBI的Spider数据引擎中,将资产负债数据指标按照客户类型和时间维度(本月末、上月末、去年同期)从Spider引擎中取数,并对数据进行同比环比以及占比计算;通过关联饼图实现数据图表的联动和钻取。
文中展示的金融行业典型分析模板和分析工具FineBI已经全部整理好了,感兴趣的点击文末“阅读全文”即可打包免费下载!

