
“大家好,我是李启方!今天跟大家聊聊品牌业绩监控与拓展。
老李最近看到一个有趣的品牌业绩监控与拓展分析案例,这个案例分析内容丰富、分析框架很清晰,基于企业脱敏数据,其业务落地性很强。作品分三个视角(总部管理层、总部运营人员、一线销售人员)展开,从可视化原型图可以看出仪表板前期规划是非常明确的,仪表板风格清爽、配色统一。非常值得大家学习!
正文开始前,老李先给大家推荐一个《帆软行业场景建设白皮书》,总结了覆盖制造、金融、国资央企、消费零售、物流交通、电力水务、建筑地产、医药健康、医疗卫生、高校教育等10大行业、24个细分行业的解决方案。旨在为各行各业的IT、数据从业者提供在其所属的业务场景下,现成的解决方案和蓝图参考,从而帮助他们快速落地数据分析和展示平台。扫描下方二维码即可下载完整PDF!
01
背景介绍
需求痛点
2023年Q2度酷奇宝贝目标采购额90万,时间已过33.3%,KPI达成率仅达成6.6%。
经了解,一线销售人员反馈客户拓展难,反馈声音集中在:
-
新品牌知名度较低、 -
品牌纸尿裤价格较高不好卖 -
新品牌毛利感觉一般
分析问题
使用场景
-
总部管理层:及时了解目标达成、品牌拓客和具体业绩 -
总部运营人员:提炼客户特征,对客户分群,给一线销售人员提供客户拓展指导 -
一线销售人员:提供用于拓展客户的数据支撑
分析方法及框架
数据来源
-
采购订单 -
零售订单 -
会员指标 -
客户标签 -
KPI目标 -
商品数据
-
品牌:酷奇宝贝(虚拟宝贝) -
客户:存量合作客户 -
品牌采购/零售数据:2023年1月-2023年4月 -
标签数据:2022年4月-2023年4月
数据口径
处理逻辑
1.数据模型:
本次分析分为总部管理层、总部运营人员和一线销售人员三个视角,在看板规划上分为3个主题开展。
-
总部管理层【酷奇宝贝业绩监控】
-
总部运营人员【潜力客户分析】
-
if函数嵌套AND、ISNULL函数判断
-
通过新增赋值列处理
目标转化客群人数占比数据处理
-
取客户标签表新增列【非高潜力会员人数】,=目标会员购买流通奶粉人数-高潜力会员人数。 -
上下合并客户标签表,将【非高潜力会员人数】和【高潜力会员人数】上下合并,作为【目标转化客群人数】字段。 -
新增列【目标转化客群标签】,①部分为【购买尿裤】②部分为【未购买尿裤】。
原型与图表选择
-
酷奇宝贝业绩监控
-
潜力客户分析
-
客户群自定义筛选
-
客户销售机会分析
图表处理说明
-
柱状图展示KPI进度
-
文本组件+组件悬浮功能实现多图像组合
-
箱型图使用
-
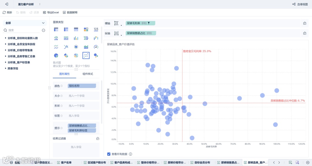
散点图——波士顿矩阵应用,实现客户分类

图形处理说明-矩形树图展示不同分类客群占比

-
图形处理说明-文本组件引用指标+联动
总部领导视角
-
从整体业绩看,截止2023年5月1日,存量客户106名已渗透22名,2023Q2采购金额5.97万,KPI达成进6.6%,切换查看上季度数据,2023Q1的KPI达成94.3%,由此可见本季度的KPI设定相对合理。 -
酷奇宝贝2023年年初开始推广,至今客户渗透率仅20.8%,说明客户可拓展空间尚可,因此可优先从未拓展客户中去寻找机会点。
总部运营视角

安徽、江苏、山东、湖北可作为重点突破区域
存量客户中,尿裤品类销售额占比7.1%(各区域负责人可点击省份取查看对应省份数据),目标会员(宝宝年龄0-3岁)占比21%
第二步:客户分类
盈利角度

看品牌对客户经营有提升机会,尿裤销售额高占比+低毛利的客户可从转牌角度出发,替换成酷奇宝贝,提升其营收,该类客户定义为优质客户群,共31名。
-
商品结构
-
会员机会
最终可视化看板结果
你点的每一个在看,都汇聚成数据之光!
点击“阅读原文”,获取分析报告模版和工具






