数据分析充电站——深入探索中小企业数字化转型,专注提供各行业数据分析干货、分析技巧、工具推荐以及各类超实用分析模板,为钻研于数据分析的朋友们加油充电。
点击 阅读原文 或复制链接 https://s.fanruan.com/5c5zt 免费体验在线零代码数据分析工具。
商品是电商产品体系的核心之一。在电商商品运营或仓储管理中有一个叫SKU的东西,很多人可能不太理解SKU和商品有什么区别?以及该如何对SKU进行分析,今天为大家进行讲解。
什么是SKU、SPU、商品
SKU的作用
SKU数据分析的价值
一、什么是SKU、SPU、商品
SKU、SPU、属性、类目等名词和术语在电商系统中时常被提到,产品、开发和运营在电商相关的实际工作中都会遇到,也需要清楚这些概念。
SKU
Stock Keeping Unit,即库存量单位
SKU即库存进出计量的单位,可以是以件、箱、托盘等为单位。在服装、鞋类、饮料等商品中使用较多,例如服装物品中一个SKU通常包含:规格、款式、颜色等。一款商品多种颜色,则是有多个SKU,例如一件衣服有灰色,白色,黑色,则SKU的编码也不同,便于电商品牌识别商品。
SPU
Standard Product Unit,即标准化产品单元
SPU是商品信息聚合的最小单位,是一组可复用、易检索的标准化信息的集合,该集合描述了一个产品的特性。通俗讲属性值、特性相同的商品可以成为一个SPU,例如iPhone8就是一个SPU,这个和商家无关,与颜色、规格、套餐也无关,其他属性都是挂在这个SPU上的。SPU和SKU的关系有很多种,可以是一对多、一对一,多规格的SPU和SKU之间通过规格属性来链接。
商品
某个商家出售某个SPU,那么这个东西叫做商品,商品相对于产品,数据层面增加了价格、促销活动、运费等信息。
二、SKU的作用
SKU的作用,从前端来讲,可以给商品展示、订单、营销活动提供商品数据支撑;从后端来讲,为订单发货、仓库管理、供应商管理、采购提供基础数据支撑。
了解各品类/品牌的SKU数量,判断商品的丰富程度。
衡量爆款SKU的库存深度是否充足,确保不缺货。
检查滞销SKU的库存深度,避免积压库存。
针对头部商品、腰部商品、尾部商品分别有不同的用途:
头部商品
重点分析爆款SKU,它们是销量的主要来源。
保持较深的库存防止缺货,满足市场需求。
腰部商品
丰富SKU的宽度,提供多样化选择。
库存不要过深,以避免库存压力。
尾部商品
包括断色断码的商品和滞销商品。
及时清理这些商品,避免占用库存资源。
三、如何进行SKU数据分析
电商卖家通常会在不同平台上运营有多个店铺,一个店铺包含SKU数量从几个到数万个不等,但并不是每个SKU都能带来良好的销售和利润。分析店铺SKU的盈利能力和流动性,可以持续发掘出那些能带来更好销售和利润的精品SKU,保障其货源充足,保持店铺活力,将有利于卖家生意的更好发展;持续关注统计店铺各类数据,通过周转率、动销率优化商品结构,可以砍去不必要的SKU,保持店铺SKU良性的新陈代谢。
点击 阅读原文 或复制链接 https://s.fanruan.com/5c5zt 免费体验在线零代码数据分析工具。
如何利用周转率和动销率去衡量商品?我们先了解其定义。
商品周转率
商品周转率=(单位时间售出商品的量 / 单位时间平均库存总量)×100%
周转天数=360×周转率
商品周转次数=360/周转天数
商品SKU周转率体现出商品的畅销程度,周转率越高则越畅销,只要该SKU有正数回报,高商品周转率则代表该SKU带来的利润就越高;较高的周转率带来销量增加的同时,规模效应能有效的降低边际成本,单位时间内周转10次相较于周转5次,可以带来不止一倍的利润增长。
例如某SKU的利润是100元,一年周转12次,其带来的年利润是1200元;一年周转4次,那么该商品的年利润就只有400元。所以周转率是指具体某SKU商品的价值高低。周转率是对SKU进行“点”的管控。
周转率是从微观角度分析具体SKU的销售情况,体现具体SKU的畅销程度和盈利能力。
SKU动销率
SKU动销率=(动销品SKU数 /总SKU数)×100%
动销率是关注整个商品品类,甚至是整个仓储品类动态。属于“面”的管控。动销率的高低体现卖家店铺运营的高效与否以及整体仓库利用价值的高低。动销率越高则滞销SKU越少,仓储的有效利用率就越高,反之则低,部分海外仓储服务机构也会根据卖家入库SKU的动销率收取相关的服务费。
动销率从宏观层面关注SKU库存价值,体现整个仓储品类动态价值变动。
动销率可用于分析店铺SKU动销和滞销情况,为SKU结构调整提供参考;周转率用于分析具体SKU的销售情况和盈利能力,为调整利润率提供参考。
商品周转率和动销率的分析与应用
商品周转率越高,商品给公司带来的利润就越高。商品的动销率越高,滞销产品就越少。一个关注商品价值变化,一个关注存放价值变化。
所以调整店铺/仓储SKU结构可以看品类动销率,调整单个SKU的毛利率就要看周转率。当整个仓储动销率低时,意味着我们到了该砍SKU的时候了。当确定砍SKU后,就要分析每个SKU的周转率了。
周转率低的SKU,我们就要分析其周转低的因素。究竟是卖相不好,还是不适合在网上销售,还是过季原因,或者图片拍得不好,编辑文字不给力……不经分析,单看数字,会掩盖很多选品、设计、运营问题。
另外,通过动销率层面来砍SKU请注意:
当动销SKU<当前库存SKU+淘汰的品项数:说明动销商品被淘汰,而不动销商品没有被淘汰。
当动销SKU>当前库存SKU+淘汰的品项数:说明该种类商品应该淘汰。
当动销SKU=当前库存SKU+淘汰的品项数:说明该分类商品不但不可以淘汰商品,还需要引进商品品项数。
电商把钱变成库存很容易,库存变成钱却很难。关键点其实就在于:真正有实力的产品规划,就是用有限的SKU,去实现尽量多的销售。而没信心的表现,往往是把产品布得满满当当,不知道哪个好卖,就怕漏下的思维。

当商品的周转天数能30天周转一次,动销率在85%-到90%之间,那么我们的供应链一定是健康的,反之商品存放的成本会越来越高,仓储面积需求会越来越大。
总结
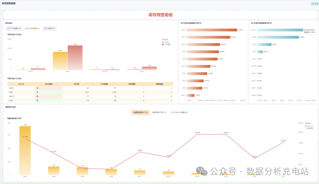
通过以上分析思路,电商店铺管理者和数据分析师可以从商品sku的周转率、周转天数、周转次数、利润率、动销率、库存量等层面进行sku数据分析与监控,优化经营策略。
对于多平台卖家,使用如九数云BI这样的电商数据分析平台,整合数据,进行全局把控和分析。

点击 阅读原文 或复制链接 https://s.fanruan.com/5c5zt 免费体验在线零代码数据分析工具。
如果你觉得对你有用的话,就收藏起来使用吧!我们下期见!
数据分析充电站——深入探索中小企业数字化转型,专注提供各行业数据分析干货、分析技巧、工具推荐以及各类超实用分析模板,为钻研于数据分析的朋友们加油充电。
扫描下方二维码,客服将发送给您电商数据分析解决方案~


