数据分析充电站——深入探索中小企业数字化转型,专注提供各行业数据分析干货、分析技巧、工具推荐以及各类超实用分析模板,为钻研于数据分析的朋友们加油充电。
点击 阅读原文或复制链接 https://s.fanruan.com/5c5zt免费体验在线零代码数据分析工具。
一个新品上线,如何才能“破0”“起量”“成爆”?
光靠运营端单打独斗是不够的,新品运营需要围绕“品”本身,协调商品、运营、付费、内容、人群、客服六大端口协作,形成闭环。
本文将从这六个端口入手,结合数据分析工具,细致拆解新品运营实操流程,提升你的执行效率和复盘精度。
01
商品端
新品运营的起点一定是商品端,因为新品需要打通从货到购买路径回流的全链路。具体需要做到以下四方面:
上新配置:主图、详情页、属性等新品基础信息完善,确保展示力、转化力在线。
路径设计:合理布局首页、新品Tab、活动页、关联销售路径,可搭配“组合商品”提升复购。
库存管理:设置库存预警机制,补货逻辑前置,防止热卖期断货。
销售追踪:通过构建商品销售看板,实时监控各品的销售动销、流量来源、转化率等指标,支持快速调整策略。
可以通过商品表现看板,每天10分钟,快速判断哪些品要加推,哪些品要淘汰。
02
运营端
运营端的关键任务是调动平台资源,为新品造势。运营端的人需要露出资源位,把控新品运营不同阶段的节奏,并根据数据跟踪反馈结果进行调整。
资源提报:针对新品匹配平台可用坑位,报名活动(如新品好物、会场、频道页、主题搜、xx定制等)并持续跟进。
节奏安排:制定新品冷启—预热—爆发—平销的节奏排期。
数据跟踪:监测各资源位的曝光、点击、转化,及时调整资源位投放重心。
素材管理:维护商品主图、活动banner、短视频等新品内容素材,保持热度。
注意资源提报要结合品类特性,不是所有新品都适合上主会场,也许你家新品的机会点在长尾频道页或个性化推荐。
通过每日监控自动更新的运营报表,根据新品的GMV、曝光、点击和成单情况找出现有问题,并将其反馈给内容端、商品端等其他伙伴。
03
付费端
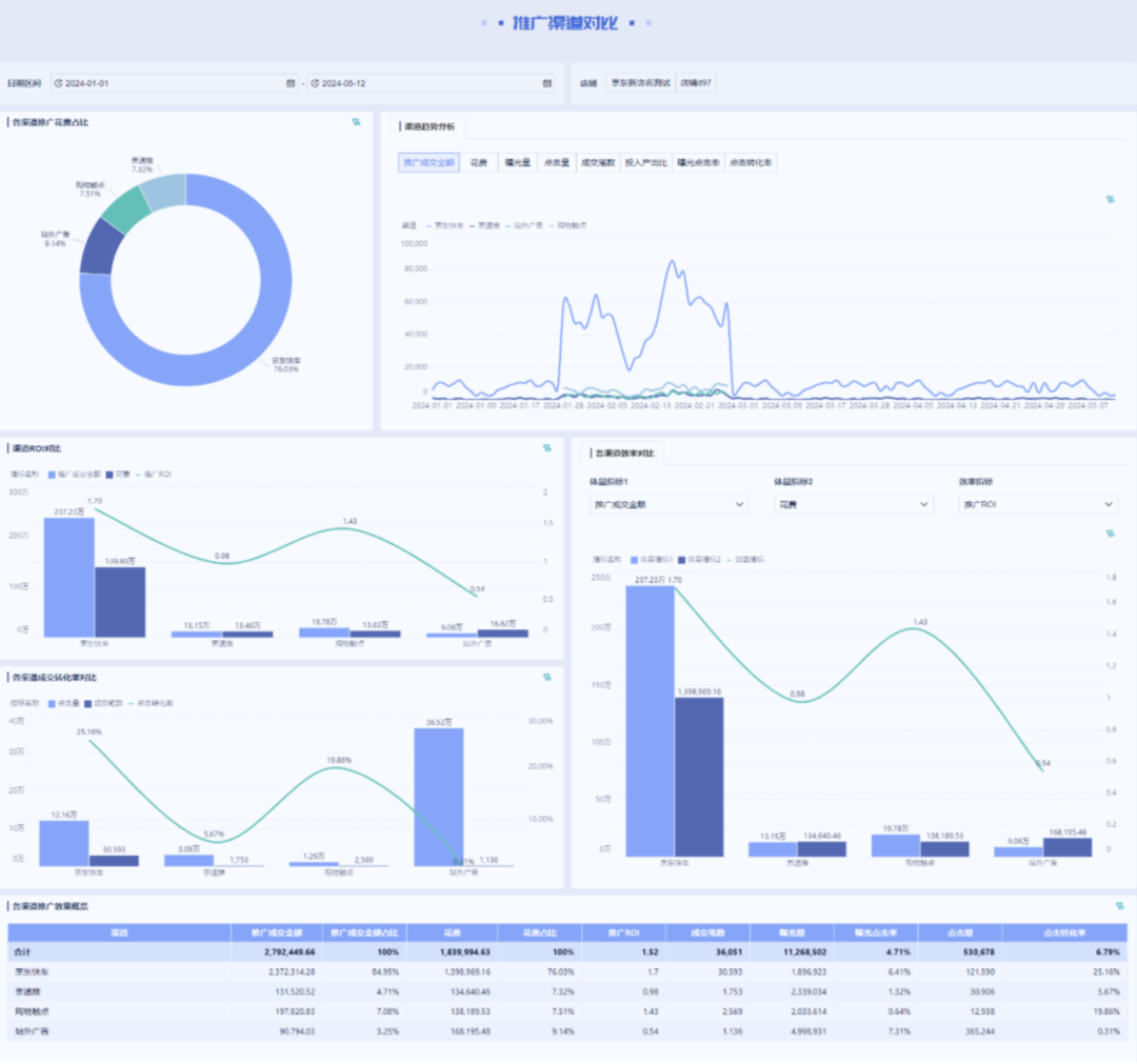
付费投放可以加速新品冷启动,因此付费端需要做好预算,监控各渠道花费占比和数据表现,并及时调整投放策略。
拆解花费用途:按新品不同阶段规划预算,区分冷启预算、爆发预算、守量预算,并监控不同花费的占比。
监控渠道表现:用BI工具分析各投放渠道(如直通车、信息流、联盟等)的CTR、CVR、ROI等数据。
动态调整预算:每日追踪数据,及时加投/减投,避免浪费。
可以通过对比各推广渠道花费、ROI、成交转化率、曝光量、投入产出比等数据,快速了解付费端现有情况,及时调整,做精细化投放管理。
04
内容端
内容是新品抓住用户注意力的关键。内容端需要关注和监控已露出内容在种草、承接到转化全链路的表现。如今流量红利渐退,内容为王。即使你是传统的电商平台,也是需要做一些内容的,这样才能够留住人。
内容分发:重点关注订阅号、短视频、微详情、问大家等内容露出。
种草布局:通过达人种草、买家秀引导预期认知。
内容监控:分析内容点击率、停留时长、转化率,复盘哪些内容有效。
内容不是写给平台看的,而是写给用户看的,用来影响用户意愿和行为,不能光做内容不分析。通过拉取内容页面的转化链路数据,可以直观地监控和判断产出内容的有效性。
05
人群端
新品想要快速打开销路,核心是找对买家。新品不一定适合所有人,所以人群端需要通过用户画像等手段,细化到品去精准定位目标人群。
圈选人群:根据新品的价格段、属性、卖点匹配人群标签并进行投放。实现细化到品,精准定位。
投放验证:首轮投放后分析人群包反馈,调整标签构成。也就是说人群端圈完人群包后给到付费端去投放,并收集回流的数据以判断所圈的人群对不对、是否匹配这个新品,若不适合则需调整。
数据闭环:将投放数据与商品销售回流,判断人群是否精准。
通过BI工具的用户画像分析报表,可以帮助人群端快速定位新品受众,辅助人群包的选择和优化。
06
客服端
客服端往往是新品能否卖出去的关键一环,但也是最容易被忽略的一环。客服端是能够直接触达消费者的一个端口,他们的一言一行都可以引导和刺激消费者购买新品。
话术培训:针对主推新品,制定统一话术模板,包含卖点、尺码建议、搭配建议等,这样客服就知道如何去给消费者推荐新品。
激励政策:设置客服推荐新品的激励机制,如销售达成奖金、转化率排名等,这样客服会更积极主动地向消费者推新品。
主动推荐:引导客服识别用户需求,主动推荐新品而非被动回复。
我之前的电商工作过程中,全店铺所有的人,包括运营端、商品端、付费端、人群端等,都知道要推这个新品,但是唯独忘了告诉客服端。这就造成了一个非常不好的后果,客户问到客服端的时候,客服不会给客户主动推这个品,对于具体的品他也不太了解,不太清楚这个品到底有怎样的属性,卖点到底是什么,有怎样的缺陷,这个顾客适合怎样的尺码,他都不知道。那你说这个品能卖好吗?
所以千万不要让客服缺席新品推广,他们可能是离用户最近的一道门槛。
07
总结
六大端口协同打法+数据分析工具助力,不管是新品运营还是爆款打造,都可以用这个思路去规划和执行。可能有些电商店铺的人并不多,甚至存在一个人就要管完全部端口的情况。没关系,哪怕你只有一个人,也可以从这六个端口的视角去规划新品运营。
END
点击 阅读原文或复制链接 https://s.fanruan.com/5c5zt免费体验在线零代码数据分析工具。
如果你觉得本篇文章对你有价值的话,就收藏起来吧!我们下期见
数据分析充电站——深入探索中小企业数字化转型,专注提供各行业数据分析干货、分析技巧、工具推荐以及各类超实用分析模板,为钻研于数据分析的朋友们加油充电。

